| | | | Zeit:
04.11.2025 19:47:07 |
Zitat von doublel711  Zitat von RalfiWP  [...] D.h. deine Heizgrenze liegt bei 16 Grad C AT? Das scheint mir für dein sehr gut gedämmtes Haus recht hoch zu sein. Vielleicht mal auf 12 Grad C AT reduzieren? Sie liegt bei 15°C, wie bei der Vorgängeranlage. Drunter konnte ich nicht, da meine Regierung Befürchtungen einer neuen Eiszeit hat, der Techniker wollte sie sogar eher bei 17°C ansetzen. Mein Plan ist es sie mal langsam immer um ein Grad runterzusenken und abzuwarten, ob sie es merkt :P und zu schauen wie es dann in der Übergangszeit läuft.
|
| | Zeit:
04.11.2025 22:28:42 |
Zitat von doublel711  Zitat von Eddi Lang  [...] Eddi, mich würde brennend interessieren, bis zu welcher thermischen Minimalleistung die 4H tatsächlich runtermoduliert. Ich habe leider keinen WMZ installieren lassen. Etwas über 2 kW thermisch…
|
| | Zeit:
05.11.2025 00:41:15 |
Zitat von RalfiWP  Also, wenn ich hier so mitlese, schluckt meine Altherma 4 deutlich zu viel Strom. Bin da seit Tagen (bedingt durch die AT) auch noch nicht zufrieden. Altherma 4, 8KW, Ech20 (500 Liter), FBH (ca. 255qm), Kein ÜV, leider mit Vorschaltgefäß, hydraulischer Abgleich wird erst nächste Woche[...] Ralf, Da gibt es einige Ansätze zur wirksamen Optimierung. Ich schreib dir morgen hier im Forum. Gruß - Eddi
|
| | Zeit:
05.11.2025 16:18:04 |
Hallo Ralf, nun kommen Antworten auf die verschiedenen Punkte deines Posts... Zitat von RalfiWP  Also, wenn ich hier so mitlese, schluckt meine Altherma 4 deutlich zu viel Strom. Bin da seit Tagen (bedingt durch die AT) auch noch nicht zufrieden.[...] Woran genau machst Du das fest? Welche TAZ bekommst Du, wenn Du die erzeugte Gesamtwärme pro Tag durch den benötigten Strom im gleichen Zeitraum lt. externem Zähler dividierst (ich vermute, das ist ein "echter" Stromzähler vom Energieversorger?) - für verschiedene Tagesmitteltemperaturen? Zitat von RalfiWP  Was mich aktuell irritiert, ist dass in der App die Temperatur von zB. 25°C angezeigt wird. ich vermute mal das bezieht sich auf die Temperatur Vorlauf?Aktuell ist es (mit Ausnahme mir) den Mitbewohnern noch "zu frisch".[...] Ja, wenn Du keine Madoka hast und nach witterungsgeführter Heizlinie fähst, ist das die VLT. Über das "+" und das "-" kannst Du die VLT verändern. Das sorgt für höhere Raumtemp. = Abhilfe für den anderen Familienteil...verlängert zudem die Takte. Zitat von RalfiWP  Bisher lief sie auch bei At von 8°c nicht durch (ich dachte es anfangs, aber es sind doch pausen), sondern zeigt leichtes Taktverhalten.[...] Hmm - dieses WP-Verhalten haben wir alle in diesen ungewöhnlich warmen Novembertagen. Bei meiner Schwägerin lief die Kiste nur am 26.10. beim Tagesmittel 7,5° ab 8 Uhr nach Nachtabsenkung bis in den frühen Nachmittag durch - es war ja über 10° am Nachmittag. Bei einer Tagestemperatur von 8°C und wahrscheinlich ca. 27° VLT hast Du natürlich einen bombenhaften COP: lt. Leistungsdiagramm macht 1 kW Strom bei Vollast 7 kW Wärme. Bei unterer Drehzahlgrenze des Verdichters von 320 W sind das 7*320W = 2,2 kW untere Modulationsgrenze. Deine Hütte mit etwas über 5 kW Transmissionsheizlast bei - 5°C AT braucht dann ca. 1,8 kW Wärme. Kurbelst Du Deine RT und auch die in der Einliegerwng. alle auf 22°, hast Du ca. 6 kW Heizlast bei -5°C. Macht bei 8° knapp über 2 kW Heizbedarf - soweit die Theorie. "Leichtes Taktverhalten" heißt vermutlich lange Takte...d.h. Deine Hausheizlast ist dann knapp unter der Modulationsgrenze der WP. Wie löse ich das und wie löst das meine Schwägerin? Sie hat ja eine 8 kW 4H und bei -5°C AT eine Heizlast von 5 kW. Bei 8° AT ist die vermessene Heizlast bei 2,1 kW und bei 10° AT ist sie 1,6 kW. Klar taktet die Kiste dann. Ich habe eine 3R von Daikin bei 4,2 kW Normheizlast. ich brauche aktuell ca. 1,2 kW Wärmezufuhr bei ca. 8°C AT und 0,8 kW bei 10°. Obwohl meine R32-WP bis 1,4 kW runtermodulieren kann, taktet sie dennoch. Daher fahre ich Tagabsenkung: ab ca. 11 - 13 Uhr schalte ich Heizbetrieb über Zeitprogramm aus, weil ich die RT von nachts 20° auf tagsüber 19°C runternehme; abends geht sie dann gegen 24 Uhr wieder auf 20°C und heizt. Takte habe ich wegen der letzte Nächte bei über 10°C trotzdem - ich löse also nicht, sondern mildere. Aber tagsüber brauche ich einfach keine Heizunterstützung, weil das Haus noch warm ist: 0 Takten. Meine bessere Hälfte hats erst nicht glauben wollen, aber der Praxistest hat sie überzeugt - übrigens auch meine Schwägerin, die nach erfolgreichem Test dasselbe macht - sie hat ja in etwa dieselbe Heizlast wie Du auch. Du musst mangels Madoka lt MMI-4 Anleitung Seite 14 im Zeitprogramm Heizen dann einfach gar keine Temperatur vorgeben - dann macht die WP lt. Beschreibung aus. (LWT in der Beschreibung ist das bei der Übersetzung durchgerutschte englische Leading Water temperature = VLT). Ist es tagsüber unter 8°C fahren beide Anlagen Nachtabsenkung - damit bleibt mit Madoka die WP aus. Ohne Madoka im Zeitfenster des Heizprogramms die Temperatur leer lassen. Fällt die Nachttemperatur unter 5°C: durchlaufen lassen, sonst gehen die R290-Monobloc-Anlagen nachts wegen Frostschutz des AG immer wieder an.. Eine weitere Lösungsmöglichkeit, die einige im Forum nutzen, ist, die 6 möglichen Zeitintervalle für einen Tag im Heizprogramm so zu nutzen, dass die WP z.B. 2 h an ist und dann für 4 h aus ist. Nachmittags länger aus, dafür nachts etwas länger heizen. So generiert man im Idealfall 3 lange Takte für 24 h. Aber überlisten lässt sich die Physik nicht: bei aktellen Temperaturen klappt selbst das nicht mehr, eil die Hütte nur so um 500 W - 1 Watt Heizlast hat: Aktuell ist es mit 16° und Sonne hier derart warm, dass ich den Heizbetrieb seit gestern ganz abgeschaltet habe. Das wird wohl auch morgen so sein, da ja die Sonne auch noch munter scheint und Wärme ins Haus pumpt. Nach derzeitiger lokaler Vorhersage sieht es so aus, dass ich sie erst am Wochenende evtl. wieder zum Heizen aktivieren muss - mal abwarten - guter Sensor ist die bessere Hälfte. Zitat von RalfiWP  Mich würde interessieren wie eure Einstellungen sind. Delta T? Max Heizen-Unterschwingung Vorlauftemperatur? (damit kann ich trotz Handbuch wenig anfangen).[...] Spreizung bei beiden Anlagen 5 K. Der Unterschwing-Parameter in Menüpunkt 3.7 gibt vor, um wieviel K die VLT die Soll-VLT lt. Heizlinie überschreiten kann. Das Hochziehen der VLT ist eine Reglerstrategie, der "drohenden" Abschaltung wegen zu wenig Wärmeabnahme durch das Haus zu entgehen. Dahinter steckt der physikalische Zusammenhang, dass die WP bei höherer VLT etwas mehr Strom für dieselbe Wärmemenge braucht: Folge ist, dass der Verdichter mehr Strom braucht und demzufolge nicht ausgeht oder aber mindestens länger läuft. Auch der Aus-Blöock des Takts verlängert sich, weil die WP erst bei Unterscheitung der VLT wieder angeht. Theoretisch sollte das besonders gut bei FBH funktionieren...praktisch kann ich es mangels FBH leider nicht verifizieren. Meine Empfehlung: auf den max. Wert einstellen. Gruß - Eddi
|
| | Zeit:
05.11.2025 16:20:43 |
Zitat von Eddi Lang  Zitat von WarmerAlex  [...] Alex, ....Woran hast du denn erkannt, dass die Maschine gerade eine Rückführung macht oder machen will? Gibt es da irgendetwas oder ein Indikator, an dem man das erkennen kann, dass gerade Öl-Rückführung statfindet?[...] Hallo Alex, ich wollte nochmal nachfragen...vielleicht hast Du meinen Post vom 3.11. ja überlesen... LG Eddi
|
| | Zeit:
05.11.2025 16:48:32 |
Zitat von Eddi Lang  Zitat von doublel711  [...] Etwas über 2 kW thermisch… Danke, Eddi. Ein toller Wert für so ein riesiges Gerät – vor allem, weil er nicht nur auf dem Papier steht, wie bei anderen Herstellern. Grüße Lars
|
| | Zeit:
05.11.2025 20:42:08 |
Danke für die Antwort und die Tipps Eddi. Habe vorhin mal die Angaben der App mit dem digitalen Stromzähler verglichen. Hier muss ich natürlich noch PCs, TV, usw. am Abend berücksichtigen. Es kommt aber recht gut hin und wenn man den Zahlen der App Glauben schenkt, habe ich in den letzten Tagen immer eine TAZ zwischen 5 und 5,5, was ja dann gut ist. Letzte Nacht hatten wir 0°C und zumindest morgens war es dann in den meisten Räumen alles im haus warm genug. Da der Heizi leider diese Woche krank ist, fehlt noch immer der hydraulische Abgleich. Ich wollte ihn selber machen, der Heizi meinte aber, er muss es machen, da er nach dem Heizunsgtausch dafür auch verantwortlich ist. Ich habe mir auch schon überlegt, die Heizung bei den aktuellen AT per Zeitschaltung über den Großteil des Tages einzuschränken. Mit der Spreizung würde ich dann auch die 4K testen und mich dann mal rantasten. wenn es dauerhaft kälter wird, kann ich dann mehr machen. Aktuell muss ich noch etwas umdenken, da die alte Anlage als on/off Anlage sich insgesamt anders verhalten hat und luxtronik etwas weniger Einstellmöglichkeiten hat als die Daikin ANlage . Von daher bin ich über die Tipps und Einstellmöglichkeiten sehr froh. Grüße Ralfi
|
| | Zeit:
05.11.2025 21:13:05 |
Zitat von Eddi Lang  Zitat von Eddi Lang  [...] Hallo Alex, ich wollte nochmal nachfragen...vielleicht hast Du meinen Post vom 3.11. ja überlesen... LG Eddi[/quote Hallo Eddi, ich hatte geantwortet. Hier nochmal die Kopie der Antwort. Exakt, also Minutengenau nach 6h Verdichterlaufzeit findet diese Ölrückführung statt. Sie ist exakt so wie ein Abtauvorgang. Wird im Display der wp auch als ein Punkt zusammen gefasst. Also Abtauung/Ölrückführung. Im Shelly sehe ich das dann und man hört es rauschen im HK. Also ich rechne immer, ob es genau 6h sind und nachher sehe ich es im Shelly.
|
| | Zeit:
06.11.2025 13:56:08 |
Zitat von WarmerAlex  … Exakt, also Minutengenau nach 6h Verdichterlaufzeit findet diese Ölrückführung statt. Sie ist exakt so wie ein Abtauvorgang. Wird im Display der wp auch als ein Punkt zusammen gefasst. Also Abtauung/Ölrückführung. Im Shelly sehe ich das dann und man hört es rauschen im HK. Also ich rechne immer, ob es genau 6h sind und nachher sehe ich es im Shelly..[...]
Hallo Alex, Erstmal möchte ich mich dafür entschuldigen, dass ich deine Antwort überlesen hatte. Deswegen doppelt Dank, dass du’s noch mal ein kopiert hast. … Und ich muss sagen: Chapeau! Das rauszufinden ist superklasse - wird nämlich nirgendwo beschrieben. Ich hatte mich bei den Stromschrieben der Maschine meiner Schwägerin nämlich schon gewundert, warum da regelmäßig abtau-artige Stromausschläge zu sehen sind… Muss mal bei meiner Maschine nachsehen, ob ich da auch solche Zacken sehe. Wäre nie drauf gekommen, dass das durch eine Ölrückführung verursacht wird! Mit „ im Display der WP auch als ein Punkt zusammengefasst“ meinst du den Menüpunkt 6.5 Betriebsarten, wo man nachsehen kann, welche Betriebsarten gerade an sind? Oder gibt es noch eine Stelle, wo man genau sehen kann, in welchen Betriebsarten die Maschine in den zum Beispiel letzten 10 Stunden jeweils war zusammen mit dem Zeitstempel? Also quasi so eine Art Logbuch … Gruß - Eddi Ich poste gleich mal einen Stromschrieb der 4H meiner Schwägerinmit so einem „Zacken“, um zu klären, ob wir beide das selbe meinen…
|
| | Zeit:
06.11.2025 14:06:58 |
Sind die Ölrückführungen die rot eingekreisten auch für Abtauen typischen EKG-Ausschläge? Die 6 h Abstand kommen supergut hin! Tolle Recherche!!!! Gruß - Eddi
|
| | Zeit:
06.11.2025 19:12:37 |
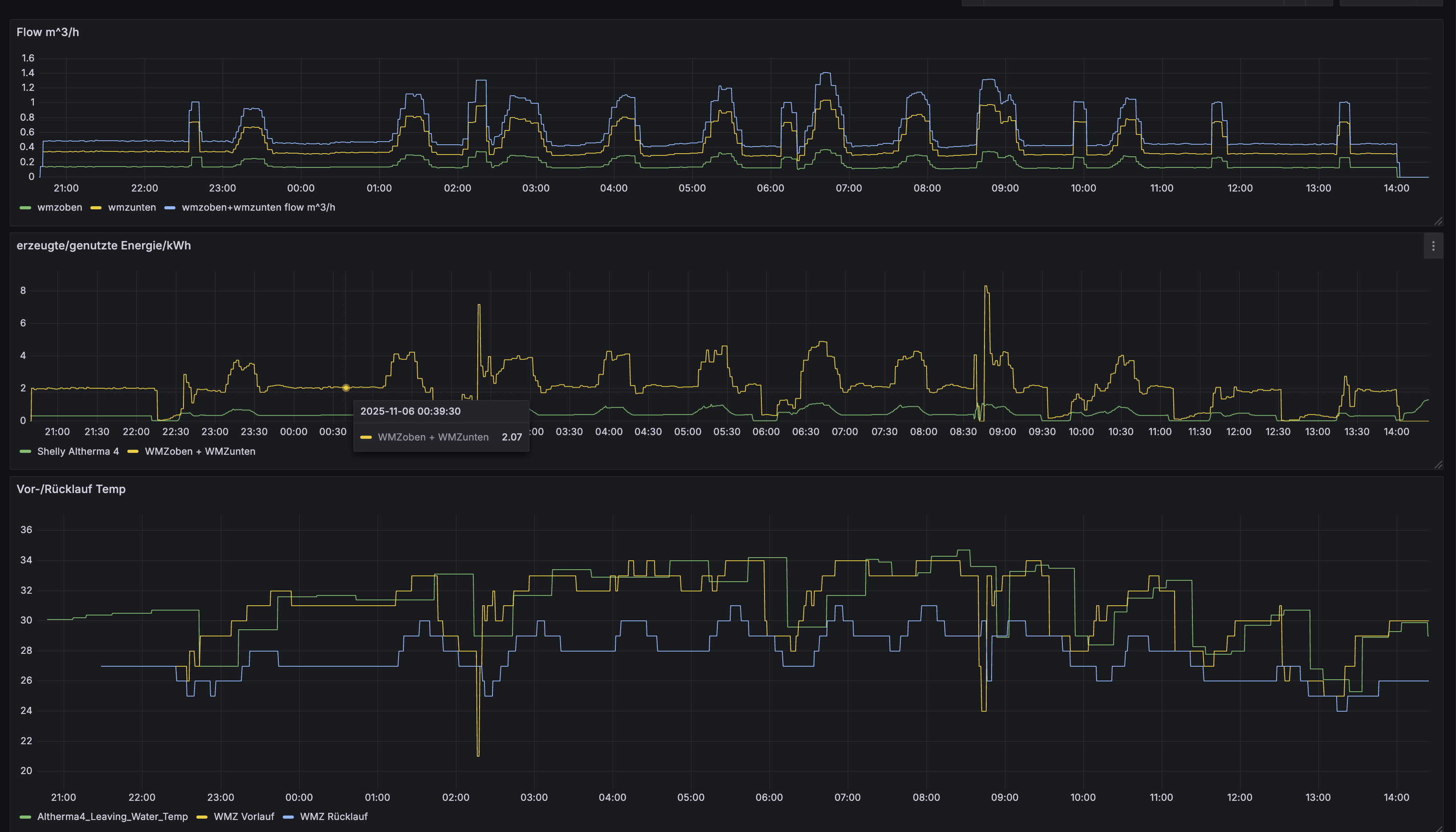
Hallo Eddi. Im Shelly sieht man es noch besser. Und ja, es scheint bei deiner Schwägerin genauso zu sein. Im Innengerät ist es als Betriebszustand gelistet. Also man kann nur sehen, wenn es gerade stattfindet, aber nicht rückwirkend wann es statt fand. Ich habe nochmal ein Screenshot vom shelly. Da hat du mir sehr geholfen, weil ich nicht geschnallt habe, dass man die Bezahlversion haben muss um es detailliert zu sehen, das hat mir sehr geholfen damals. Da ich wieder zu doof bin ein Foto einzufügen, leider nur der link Ein letztes noch, es fragte jemand nach der niedrigsten Modulationsgrenze. 290 Watt habe ich mal gesehen. Danach war sie aber aus. Länger läuft sie auf 320 Watt und das sind vorhin exakt 2,1kw thermische Energie gewesen. Aber ist ja abhängig vom cop. Bei 16 Grad wäre es sicher mehr, es waren 9 Grad draußen
|
| | Zeit:
06.11.2025 19:17:35 |
Zitat von Eddi Lang  [Bild]
Sind die Ölrückführungen die rot eingekreisten auch für Abtauen typischen EKG-Ausschläge? Die 6 h Abstand kommen supergut hin! Tolle Recherche!!!! Gruß - Eddi Seltsam, ich habe die nicht. Kann man die in den Einstellungen deaktivieren? Ich erinnere mich da an was, muss morgen mal schauen.
|
| | Zeit:
06.11.2025 19:19:06 |
...Wir haben über eine Strecke von über 2 h vorgestern Nacht 298 - 299 W Stromaufnahme gemessen. Danach war es kälter, sodass die Leistung wieder auf 300 W+ hochging.
LG Eddi
|
| | Zeit:
06.11.2025 19:20:11 |
@JKee: wenn Du da was finden solltest: immer rüber damit!!!
LG Eddi
|
| | Zeit:
06.11.2025 19:20:58 |
Die hast du garantiert auch. Wie siehst du dein Energieverbrauch? Shelly? Wenn es shelly ist, brauchst du die Bezahlversion, nur diese löst minutengenau auf. Die kostenlose Version zeigt nicht so exakt an. Da sieht man nur das Mittel, also den Durchschnitt.
|
| | Zeit:
06.11.2025 19:22:54 |
| |
| | Zeit:
06.11.2025 19:40:00 |
@alex du kannst Billder mit folgendem Code einfügen: Also einfach ganz unten den "Hotlink" von deiner verlinkten Seite zwischen die IMG Tags setzen. Ich kann die 2KW Wärmeleistung bei der 6KW Version bestätigen. Ich muss erstmal den hydraulischen Abgleich durchführen und dann weiter optimieren. Aktuell könnte ich mir vorstellen einen höheren Volumenstrom aber eine niedrigere VLT zu fahren...
|
| | Zeit:
06.11.2025 20:52:53 |
Ich hoffe jetzt geht's. Der Zacken, bzw die beiden sind das Abtauen.
|
| | Zeit:
07.11.2025 03:43:51 |
| |
| | Zeit:
07.11.2025 07:54:30 |
Ich sehe im Portal des Wechselrichters die „Zacken“ von der Ölrückführung. Zudem steigt der Stromverbrauch bei milden Außentemperaturen um etwa 7–8 °C, wie heute Nacht, stündlich an. Das erkennt man an den kleineren „Zacken“. Gleichzeitig erhöht sich auch der Volumenstrom. Ist das ein normales Regelverhalten der Wärmepumpe?
|
| | Zeit:
07.11.2025 11:24:36 |
Zitat von WarmerAlex  [Bild]
@WarmerAlex ich glaube du verwendest jetzt einen anderen Bild Hoster. Bei diesem kannst du den Text von BBCode nehmen. Sobald du auf Vorschau klickst siehst du, ob das funktioniert... hier auch mein Text: |
| | Zeit:
07.11.2025 18:22:29 |
Zitat von doublel711  [Bild] Ich sehe im Portal des Wechselrichters die „Zacken“ von der Ölrückführung. Zudem steigt der Stromverbrauch bei milden Außentemperaturen um etwa 7–8 °C, wie heute Nacht, stündlich an. Das erkennt man an den kleineren „Zacken“. Gleichzeitig erhöht sich auch der[...] Die beiden Ausschläge sind auch mach 6h und bei mir sieht die Ölrückführung genauso aus. Dass der Stromverbrauch nachts steigt, liegt an den sinkenden Temperaturen, aber ist ja klar. Zudem fehlt der solare Ertrag gänzlich. @mans Mir ist das schon regelrecht peinlich, dass ich das Einstellen eines Bildes nicht schaffe, daher werde ich mich am Wochende damit befassen. Vielen Dank für deine Erklärung. Ich habe das Gefühl es verstanden zu haben...
|
| | Zeit:
07.11.2025 18:27:14 |
Eine Frage an die, die Warmhalten als Programm für Wasser verwenden. Ich habe festgestellt, dass beim Aufheizvorgang, wenn dieser länger dauert, die Heizung nur ca 50 Minuten aufheizt. Danach wurde die Warmwasserbereitung unterbrochen. Es wurde dann für ca 30 Minuten der Heizkreis beheizt und dann die Warmwasserbereitung fortgesetzt. Ich denke, dass ist eine Regelung, damit die Räume bei Heizkörperbetrieb nicht so stark auskühlen. Mach 50 Minuten war der Vorlauf auch nicht so warm, dass da extrem warmes Wasser in den Heizkreis ging. Ich finde die Regelung ziemlich clever. Morgen will ich mal beobachten, wie hoch der Vorlauf ist, wenn er unterbricht. Das Warmwasser war sehr kalt. 18 Grad... Ich habe es aber auch bei 25 Grad beobachtet.
|
| | Zeit:
07.11.2025 20:30:43 |
Ich habe das gleiche zufällig heute beobachten können, jedoch nicht in den letzen Tagen. Ich bin mir nicht sicher, ob es daran liegt, dass es heute das erste Mal nur 3 Grad am Tag hatte. In den letzten 2 Wochen seit Inbetriebnahme waren es immer ca 8-10 Grad. Trotz ähnlichen Ausgangspunkt im Bezug auf die WW Temperatur hat es heute mehr kWh gebraucht das WW auf die Solltemperatur zu bringen. Werde das am Wochenende Mal verfolgen und vergleichen.
|
| | Zeit:
07.11.2025 20:53:12 |
Bei mir waren 9 Grad als ich Wasser machte. Also die wp... Hast du den normalen Wasserspeicher oder ECH2O? Ich habe normalen Speicher.
|