| | | | Zeit:
23.11.2025 14:31:37 |
Zitat von da-holgi  Allerdings bemerke ich, dass die Anlage bei tiefen Minustemperaturen (so wie die letzten beiden Nächte) die Vorlauf-Solltemperatur bei weitem nicht erreicht, sie liegt meistens 5K darunter. Liegt das einfach an der Kälte bzw. dass der Fußboden in der "Heizpause" zu stark auskühlt? Oder schafft das AG nicht genug Leistung? …Die Spreizung ist aber immer "brav" bei 5K, so wie das System ausgelegt ist. Wenn die reale Spreizung dauerhaft bei den eingestellten 5K liegt, ist das ein Indiz für maximale Heizleistung. Wenn trotzdem Vorlauf-Soll dauerhaft verfehlt wird, ist die Wärmeleistung zu gering. Die abgegebene Wärmeleistung kannst Du aus den angezeigten Daten selbst errechnen: Leistung = Spreizung x Durchfluss (l/min) x 70 oder Leistung = Spreizung x Durchfluss (l/h) x 1,16 Wenn der Heizstab im Notfall wirkungsvoll mithelfen soll musst Du ihm mindestens 3kW, besser 6-9kW gönnen. Dein Außengerät taut alle 45 Minuten ab. Passt das zur tatsächlichen Vereisung? Kein gutes Zeichen! Gruß Karl
|
| | Zeit:
23.11.2025 17:50:49 |
Zitat von Kala Nag  Zitat von da-holgi  [...] (...) Dein Außengerät taut alle 45 Minuten ab. Passt das zur tatsächlichen Vereisung? Kein gutes Zeichen! Da das nachts war habe ich das ehrlich gesagt nicht beobachtet, aber bei den Temperaturen ist das Ding schnell vereist. Er taut immer dann ab, wenn das DeltaT am Verdichter (Temperatur am Verdichter minus Außentemperatur) zwischen 8.5K und 9K liegt. Ich denke, dieses Verhalten ist für die Anlage ok: Die Heizleistung von rund 9kW wird erreicht, da ich alles über den ESPAltherma auslese und nach den bekannten Formeln berechne, kann ich das direkt im Graph sehen: Den Heizstab habe ich tatsächlich aktiviert, der springt aber natürlich wegen der Bivalenztemperatur von -15°C nur beim Abtauen an. Das sind die Peaks auf fast 10kW die man hier im Verbrauch sieht: Diese Einstellung spart mir übrigens 1-2mal WW-Bereitung in der Nacht, weil er den WW-Speicher dann nicht so krass leer zieht zum Abtauen. Wie man sehen kann hatte ich nachts nur einmal WW-Nachbereitung, früher war das 2-3mal ohne Heizstab. Die Hütte war eigentlich warm genug heute Nacht, aber es war gefühlt "grenzwertig" in den Schlafzimmern. Und den Heizstab wollte ich eigentlich ungern dazu nehmen wegen dem Verbrauch. Allerdings muss ich dazu sagen, dass das führende Raumthermostat im EG ist, dort ist es meistens ein halbes Grad bis 1 Grad wärmer als in den Schlafzimmern oben. Das Problem mit dem Computherm Raumthermostat ist, dass es nur in 0.5K Schritten einzustellen ist. ich habe es unten auf 22°C. Wenn ich es auf 22.5°C stelle, schaltet es ja erst bei 22.6°C ab, und dann ist es unten zu warm. Ich hab jetzt mal über die App die "Raumtemperatur" (also eigentlich die Parallelverschiebung) um 1K erhöht, mal sehen wie es dann ist.
|
| | Zeit:
24.11.2025 07:50:04 |
Guten Morgen zusammen, so wie es aussieht hat es mich nun auch erwischt: heute Nacht hat die Anlage permanent Warmwasser bereitet (und auch die Zieltermperatur erreicht), und dann ist die Wärme 1:1 in den Heizkreislauf gewandert. Etwa alle 30 min. ging das Spiel von vorne los. Ich habe nun den Stellmotor abgebaut (während laufendem HEIZBETRIEB), aber die Ventilstellung ist m.E. nicht auf 0%, siehe bild: Es handelt sich bei dem gezeigten Stellantrieb um diesen, also den linken der beiden: Kann ich guten Gewissens einen neuen bestellen? Oder hab ich versehentlich auf den falschen Stellamotor geschaut (sind ja zwei gleiche verbaut)? Danke für eine kurze Bestätigung - ihr seid die Besten hier :-). Viele Grüße, DaikinHeizer
|
| | Zeit:
24.11.2025 08:03:45 |
Zitat von DaikinHeizer  Guten Morgen zusammen,
so wie es aussieht hat es mich nun auch erwischt: heute Nacht hat die Anlage permanent Warmwasser bereitet (und auch die Zieltermperatur erreicht), und dann ist die Wärme 1:1 in den Heizkreislauf gewandert. Etwa alle 30 min. ging das Spiel von vorne[...] Ja, der linke ist der Antrieb für das DHW-Ventil, und das ist laut deiner Fehlerbeschreibung defekt, Du kannst den Antrieb 1:1 austauschen. Den alten nicht wegwerfen, den kann man mit hoher Wahrscheinlichkeit reparieren (Mikroschalter tauschen). Wichtig ist, die Anlage während des Tauschs stromlos zu machen (eigentlich selbstverständlich), weil die Anlage nach einem Neustart einen Diagnoselauf startet und danach die Antriebe in die richtige Position bringt. Das ist wichtig, weil die Antriebe keine eigene "Diagnose" haben, sprich die Anlage erkennt die Position der Antriebe nicht selbst, sondern "merkt" sich einfach die letzte Stellung.
|
| | Zeit:
24.11.2025 08:10:27 |
Danke für die schnelle Zweitmeinung / Bestätigung. Der neue Antrieb ist ja sicherlich in einer anderen Position eingestellt - was soll ich dann "drehen", sodass ich den neuen Antrieb auf die Führung aufgeklippst kriege? Den Stellantrieb/Motor selbst oder das DHW-Ventil?
Ich hoffe du weißt, was ich meine ;-).
Danke!
|
| | Zeit:
24.11.2025 08:23:43 |
Zitat von DaikinHeizer  Danke für die schnelle Zweitmeinung / Bestätigung. Der neue Antrieb ist ja sicherlich in einer anderen Position eingestellt - was soll ich dann "drehen", sodass ich den neuen Antrieb auf die Führung aufgeklippst kriege? Den Stellantrieb/Motor selbst oder das DHW-Ventil?
Ich hoffe[...] ... oder erledigt dies dein genannter Diagnoselauf, sodass Ventilstellung und Motorposition übereinstimmen (0% = 0% und 100% = 100%)
|
| | Zeit:
24.11.2025 08:33:52 |
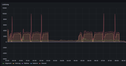
Ich hab mich wegen des Problems mit den "Leistungspeaks" wohl zu früh gefreut, das Problem ist jetzt, wo die Temperaturen knapp um die 0°C herum liegen, wieder da. Genau so wie letztes Jahr. Das hatte also anscheinend nix mit den Stellmotoren zu tun. Es gibt gleich mehrere Sachen, die aus meiner Sicht daran auffällig bzw. seltsam sind: Es wechselt sich anscheinend zwischen den Abtauvorgängen immer ein "normaler" Lauf (ca. 03:45 bis 04:20) und ein Lauf mit Verbrauchspeak ( 04:20 bis 05:15) ab. Während des Laufs mit dem komischen Peak steigt die Leistungsaufnahme plötzlich an, folglich bricht der COP ein, aber gleichzeitig sinkt auch DeltaT am Verdichter und die Vorlauftemperatur, während es bei einem normalen Lauf konstant ansteigt. Wenn der Peak vorbei ist, wird wieder alles "normal", die Leistungsaufnahme sinkt auf das übliche Niveau, der COP steigt sofort wieder an, ebenso Vorlauftemperatur, und DeltaT am Verdichter. Ich habe hier nochmal beide Grafiken so übereinander gelegt dass die Uhrzeiten passen und das mit den weißen, gestrichelten Linien markiert was ich meine (in dem Lauf 06:00 bis 06:30 das gleiche Spiel, da habe ich es nicht markiert):  Ich habe echt keine Idee wo das herkommt, vor allem warum es nur in diesem engen Temperaturbereich (ca. zwischen 0°C und 5°C) auftritt, sowohl wenn es kälter als auch wenn es wärmer ist, passiert das nicht. Und ich frag mich auch wie ich das Daikin verklickern soll, es kommt ja kein Fehler und "warm" macht die Hütte auch. Die einzige Option ist, das mit dem D-Checker aufzuzeichnen und dann Daikin zukommen zu lassen, aber wenn der D-Checker dran ist, kann ich nicht gleichzeitig mit dem AlthermaESP checken wann es auftritt.
|
| | Zeit:
24.11.2025 08:38:28 |
Zitat von DaikinHeizer  Danke für die schnelle Zweitmeinung / Bestätigung. Der neue Antrieb ist ja sicherlich in einer anderen Position eingestellt - was soll ich dann "drehen", sodass ich den neuen Antrieb auf die Führung aufgeklippst kriege? Den Stellantrieb/Motor selbst oder das DHW-Ventil?
Ich hoffe[...] Ja ich weiß, was Du meinst. Karl hatte das schon einmal erwähnt, Du steckst den Antrieb zuerst nur so weit auf den schwarzen "Kreuzstift" am Ventil, dass dieser im braunen Mitnehmer steckt, aber der Antrieb noch nicht im Bajonett ist. Dann drehst Du den Antrieb in die 45° Position, der "Kreuzstift", also das Ventil, dreht sich dabei mit (weil der braune Mitnehmer quasi "fest" steht). Wenn Du in der 45°-Position bist, drückst Du den Antrieb dann ganz auf den "Kreuzstift" und anschließend in die senkrechte Position. Und danach den Diagnoselauf bzw. Neustart.
|
| | Zeit:
24.11.2025 08:50:08 |
ok, danke. Ich hoffe ich hab jetzt nicht per Hand das Ventil schon verstellt, sodass es jetzt falsch steht.
Edit: ah wenn ich drüber nachdenke, das sollte kein Problem darstellen. Ich "drehe" das Ventil ja eh in die position des Stellmotors zurück, wenn ich den neuen aufsetze... oder?
|
| | Zeit:
24.11.2025 09:28:41 |
Zitat von DaikinHeizer  ok, danke. Ich hoffe ich hab jetzt nicht per Hand das Ventil schon verstellt, sodass es jetzt falsch steht.
Edit: ah wenn ich drüber nachdenke, das sollte kein Problem darstellen. Ich "drehe" das Ventil ja eh in die position des Stellmotors zurück, wenn ich den neuen aufsetze... oder? Genau. Wenn der Stellmotor drauf ist und Du die Anlage wieder hochfährst, wird das Ventil sowieso in die definierten Positionen gefahren.
|
| | Zeit:
24.11.2025 09:44:41 |
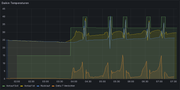
So, ich bin jetzt einen Schritt weiter. Bzw. ich hoffe es *grins* Ich hab mir in Grafana nochmal ein neues Dashboard gebaut und einfach mal ein paar Parameter, die ich mir von der Kiste per Diagnose hole, mit eingetragen um zu sehen, welcher Parameter "aus der Reihe tanzt" wenn das Problem auftaucht. Zuerst hatte ich die Drehzahl des Verdichters in Verdacht, aber die bleibt genau so konstant wie die Drehzahl des Lüfters. Dann bin ich auf den Parameter " Temperatur Ablassleitung" gestoßen, von dem ich ehrlich gesagt zwar nicht weiß, wie der sich zu verhalten hat, aber er zeigt ein auffälliges Muster. In einem "normalen" Lauf steigt diese Temperatur nicht über 50°C und liegt meistens so zwischen 35°C und 45°C. In einem Lauf mit dem Verbrauchspeak steigt diese Temperatur in Korrelation mit dem Inverterstrom an und erreicht im Peak 65°C. Das ist hier im Diagramm die lilafarbene Linie: @Karl, was genau ist diese "Temperatur Ablassleitung", das hat doch mit dem Außengerät zu tun, richtig? Kann da irgendein Ventil außen defekt sein?
|
| | Zeit:
24.11.2025 09:51:30 |
Die „ Temperatur Ablassleitung“ ist die Temperatur am Verdichterausgang und damit ein Hinweis auf dessen Stressniveau. Mit zunehmender Vereisung steigt die Ansaugtemperatur des Vedichters und damit auch die Auslasstemperatur. Der Verdichter muss härter arbeiten. Das passt alles!
|
| | Zeit:
24.11.2025 10:00:33 |
Zitat: Mit zunehmender Vereisung steigt die Ansaugtemperatur des Vedichters und damit auch die Auslasstemperatur. Hmm, aber der Vereisungsgrad nimmt in dem Moment ab, erkenntlich am DeltaT Verdichter, das bei einem "abnormalen" Lauf nicht ansteigt, sondern sogar abfällt, und gleichzeitig geht die Ablasstemperatur hoch.. Bei einem "normalen" Lauf steigt DeltaT Verdichter gleichmäßig an, aber die Ablasstemperatur bleibt trotzdem in einem engen Bereich konstant. Vielleicht höre ich auch die Flöhe husten und es liegt wirklich am Abtauen, weil es halt genau in dem Temperaturbereich auftritt, wo die Anlage am schnellsten vereist (um die 0°C bei hoher Luftfeuchtigkeit). Und da es alternierend auftritt, kann es eigentlich kein sporadischer Fehler sein. Wenn es "knackekalt" ist so wie die Tage vorher, tritt dieses Phänomen nicht auf. Ich werde es mal trotzdem weiter beobachten und sehen, ob sich noch mehr "Muster" ergeben.
|
| | Zeit:
24.11.2025 10:34:08 |
Zitat von DaikinHeizer  Danke für die schnelle Zweitmeinung / Bestätigung. Der neue Antrieb ist ja sicherlich in einer anderen Position eingestellt - was soll ich dann "drehen", sodass ich den neuen Antrieb auf die Führung aufgeklippst kriege? Den Stellantrieb/Motor selbst oder das DHW-Ventil?[...] Neuen Antrieb zunächst so hindrehen bzw. verdreht positionieren, dass er in die Welle des Ventils eingreift. Dann den Antrieb mit Ventil in Montageposition drehen und voll aufschieben.
|
| | Zeit:
24.11.2025 10:36:40 |
Danke, habe soeben noch bemerkt, dass ich heute Nacht die Fehlermeldung 9003 / 89-A1P im Protokoll habe. Das deckt sich mit dem Defekt des 3-Wege-Ventils, oder?
Ich habe über das Raumthermostat nun die Heizanforderung ausgeschaltet, sodass ich, bis ich das Ersatzteil habe, nicht mehr über die WP heize. Kann da was "einfrieren" oder kaputt gehen? Muss ich Notbetrieb o.ä. einschalten oder kann die Anlage jetzt einfach mal ausschließlich Warmwasser heizen? Außentemperatur ist etwa 0 bis -5 Grad.
Danke nochmals.
|
| | Zeit:
24.11.2025 11:40:19 |
Zitat von da-holgi  Hmm, aber der Vereisungsgrad nimmt in dem Moment ab, erkenntlich am DeltaT Verdichter, das bei einem "abnormalen" Lauf nicht ansteigt, sondern sogar abfällt, und gleichzeitig geht die Ablasstemperatur hoch[...] Was da am Ende des Zyklus genau passiert, ist schwer zu sagen, solange wir das Expansionsventil und die Vereisung nicht sehen. Ich würde die Kurven erstmal nicht überbewerten und weiter beobachten.
|
| | Zeit:
24.11.2025 13:24:28 |
Zitat von Kala Nag  Zitat von da-holgi  [...] Was da am Ende des Zyklus genau passiert, ist schwer zu sagen, solange wir das Expansionsventil und die Vereisung nicht sehen. Ich würde die Kurven erstmal nicht überbewerten und weiter beobachten. Das Expansionsventil erfasse ich auch, das könnte ich noch mit in die Auswertung nehmen. Was ich mir tatsächlich mal anschauen müsste, wie "optisch" die Vereisung aussieht. Der DeltaT am Verdichter ist zwar ein Indiz, aber eben nur das. Vielleicht muss ich ne Webcam installieren am Außengerät *lach*
|
| | Zeit:
24.11.2025 14:00:04 |
Ja, kannst ja das Ex-Ventil mal mit dazu machen. Kann gut sein, dass der Regler schon kurz vor Ende des Zyklus eingreift. Eine Webcam plus Vereisungserkennung wäre ein cooles DIY-Projekt. Leider hat noch keiner herausgefunden, wie der Befehl zum Abtauen aussieht.
|
| | Zeit:
25.11.2025 14:57:02 |
Hallo zusammen, Techniker war da. Nach zwei Anrufen beim Daikin Service und einem Reset der Anlage, ging das Drei-Wege-Ventil 3UVB1 nicht mehr von 100% laut Anzeige weg. Der Techniker meinte dann, dass beide Ventile getauscht werden müssten und er hat das 3UVB1 abgenommen und manuell auf vollen Durchfluss gestellt. So ist das Ventil doch eingebaut: So wurde es manuell gestellt (blau), und so würde es stehen, wenn das Ventil angesteckt wäre. (rot) Gibt es die blaue Position überhaupt? Heißt das, es steht auf 0%, d.h. ganz offen? Das zeigt die Anlage: Der Durchflussfehler kam jetzt auch wieder. Das kann doch nicht sein, wenn angeblich alles offen steht? Helft mir bitte, der Besuch heute wird schon teuer, dann der Tausch und was wenn das nicht die einzigen Fehler sind.
|
| | Zeit:
25.11.2025 20:20:36 |
Ich bin's nochmal. Mit vorher gezeigter Ventilposition ist die Warmwasseraufbereitung endlos gelaufen, ohne dass das Wasser warm wurde. Gemäß Anleitung und diverser anderer Threads sowie Rückruf beim Techniker habe ich das Ventil in die Position gedreht. Für mich 100% Bypass. https://ibb.co/ccm1gJDQ Das Wasser wird jetzt langsam wieder warm, mit Unterstützung des Heizstabes. Hab ich das Ventil richtig eingestellt? Der Volumenstrom ist trotzdem nicht 0l sondern ca. 400-500l. Passt das? Bitte freundlichst um Hilfe. Danke euch
|
| | Zeit:
25.11.2025 20:46:20 |
Hast alles richtig gemacht! :-) |
| | Zeit:
25.11.2025 21:06:38 |
Hi Karl, danke, dass du dich meldest. Ähm ich wollte eigentlich keine Raumheizung sondern Warmwasseraufbereitung. Dein Bild, passend zu meiner Einstellung ist dann was? 0% oder 100%? 0% bei Warmwasseraufbereitung, Heizkreis zu. 100% Heizkreis maximal auf. Es tut mir Leid, bin ich einfach zu blöd oder wo ist mein Denkfehler? |
| | Zeit:
25.11.2025 22:49:06 |
Zitat von CK_11  Hi Karl, danke, dass du dich meldest. Ähm ich wollte eigentlich keine Raumheizung sondern Warmwasseraufbereitung.[...] Sehr guter Hinweis, der einen - von mir gutgläubig weitergegebenen - Fehler im Servicehandbuch aufdeckt! Die folgenden Bilder sollte aber stimmen. Sie zeigen, dass die sichtbare Positionierung der Ventilachse der Antriebsstellung „100% Bypass“ entspricht, also WW-Bereitung. Erneut gilt: Du hast alles richtig gemacht ;-) |
| | Zeit:
26.11.2025 03:21:16 |
Seit einer Stunde steh ich wieder vor meiner Anlage, Haus kühlt merklich aus. Also hab ich von 100% (nach links umgekipptes T -> WW Aufbereitung) auf 0% (nach rechts umgekipptes T - voller Heizkreislauf) gestellt. Hier das aktuelle Lagebild: Kein vernünftiger Volumenstrom, Fehlermeldung bleibt. Das Heizsymbol wird an der Außeneinheit angezeigt, diese springt aber nicht an. Warum das 3UVB1 im "Heizen" auf 100% angesprochen wird, erschließt sich mir auch nicht. Hier ein Video zum Verhalten. https://1drv.ms/f/c/a00caf0108f5f522/IgDKzUxE4SapSIIDUwyqpXWmAQG8HvoEGxlUiRbB_X8WTAo?e=M2OSqvIch leg mich jetzt hin, bringt nichts, hier auf ein Wunder zu warten. @Karl. Glaubst du, dass hier nur/wenn überhaupt die beiden drei Wege-Ventile das Problem sind?
|
| | Zeit:
26.11.2025 07:13:51 |
Zitat von CK_11  Also hab ich von 100% (nach links umgekipptes T -> WW Aufbereitung) auf 0% (nach rechts umgekipptes T - voller Heizkreislauf) gestellt[...] Jetzt bin ich etwas verwirrt. Die Stellungen müssen wie folgt sein, bei Blick von unten auf den Stellmotor: Standby (Außengerät aus) DHW auf 0% B1 auf 100% WW-Bereitung DHW 100% B1 100% Heizen DHW 0% B1 0% Das Foto vom Display zeigt eine korrekte Standby-Situation (Kompressor aus, Umwälzpumpe an).
|