| | | | Zeit:
07.12.2025 10:43:31 |
Hallo liebe Community, ich habe vor zwei jahren dank des umfangreichen Wissens in den ganzen Foren bei mir im Reihenmittelhaus (ca 100m2 mit Heizkörpern) eine Jeisha (7 KW) installiert. (Vielen Dank schon mal hierfür) Die lief bis for ein paar Tagen einfach fantastisch. Leider ist dann der CoP merklich schlechter geworden und die Jeisha braucht ca doppelt soviel Strom wie zuvor um zu heizen. Die Außentemperatur ist gerade sehr mild mit ~5 Grad. Dennoch läuft die Jeisha gerade so mit einem 3er CoP obwohl die früher locker bei 4.5 war. An der Heitzlast oder Einstellung hat sich nichts verändert. Nun hoffe ich, dass mir euer Schwarmwissen hilft auf die richtige Spur zu kommen. Hier ein paar werte wie es aktuell ausschaut: Bei diesem Verlauf habe ich gegen 8 Uhr die Durchflussmänge manuell von 15 L/m auf 10 L/m reduziert - dadurch hat die Jeisha die nötige Vorlauftemperatur überschritten und so einen Gang runter geschaltet. Mir ist aufgefallen, dass die 7 Kw gar nicht mehr erreicht werden. Und hier wie es vor ca 2 Wochen bei vergleichbarer Temperatur war: Bei Bedarf kann ich gerne noch weitere Werte liefer. Vielen Dank euch schon mal schönen 2. Advent Christian
|
| | Zeit:
07.12.2025 10:51:31 |
| |
| | Zeit:
07.12.2025 10:58:45 |
Das Kältemittel habe ich auch in Verdacht (dank analyse von ChatGPT) Aber der Kältekreislauf sollte doch eigentlich geschlossen sein. Ist es da normal dass Kühlmittel nachgefüllt werden muss. Nach zwei Jahren betrieb?
Wie kann ich das selber prüfen, ob zuwenig Kühlmittel im System ist?
Danke
|
| | Zeit:
07.12.2025 11:09:56 |
Natürlich ist das nicht normal, aber vielleicht ist etwas undicht geworden? Forder doch mal Leistung ab und beobachte, ob die noch geliefert wird. Kannst Du die Verdampfertemperatur auslesen?
|
| | Zeit:
07.12.2025 11:25:45 |
Wie misst du denn die elektrische Leistung und die Wärmeleistung sowie wie ermittelst du denn den COP? Nicht dass das nur ein Messproblem ist. Wann werden die 7kW nicht mehr erreicht?
|
Verfasser: pB | Zeit:
07.12.2025 11:25:47 |
Du hat i.d.R. ca. 25 - rd. 50K Übertemperatur des Heißgases über der VL-Temp. (je nach Betriebsart und AT)
Schau mal in deinen historischen Werten.
Wenn das steigt, bzw deutlich höher liegt, auch wenn sie wenig Last hat, deutet das sehr akut auf KM-Mangel hin.
|
| | Zeit:
07.12.2025 12:25:26 |
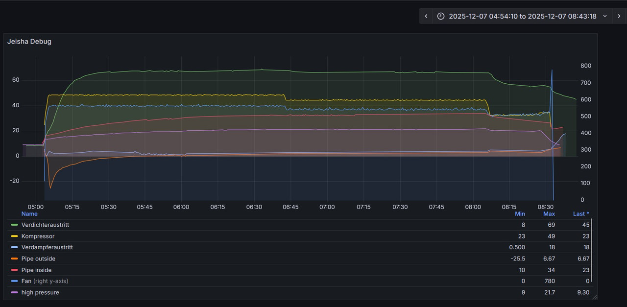
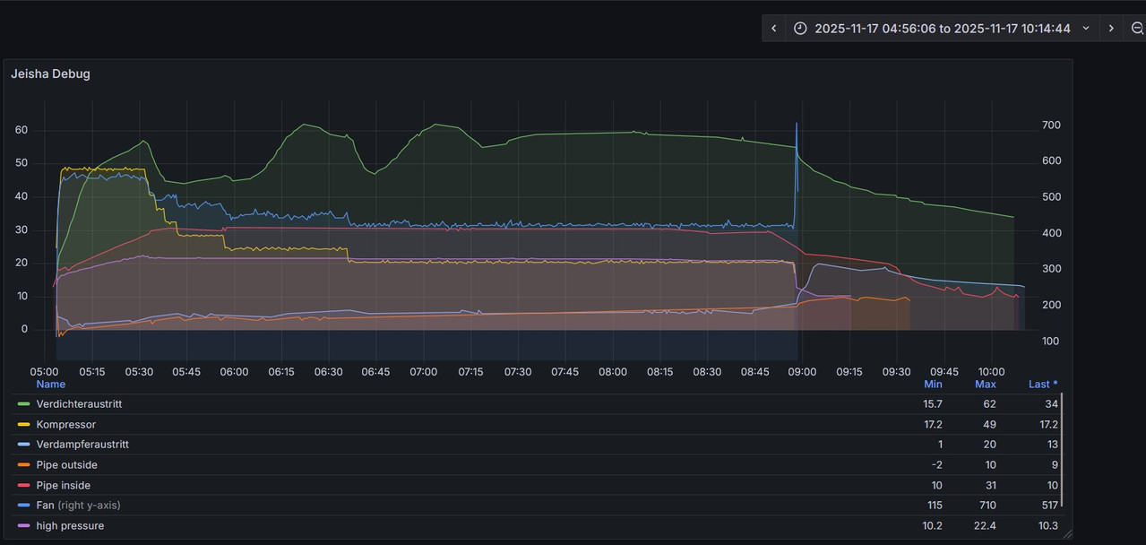
Die elektrische Leistung lese ich mittels Sonoff Elite 20A aus. Die Wärmemänge mittels Sensostar E. Das sollte also recht gut/genau passen. Die max 7 KW wurden in der Vergangenheit beim Starten der Kiste erreicht. Heute zb. ist er auf max. 5KW hochgegangen. Ich habe das Heishamon an Homeassistant angebunden. Welches Topic ist denn der Verdampfer? "panasonic_heat_pump_main_discharge_temp" der? Hier die Werte zu den entsprechenden Zeiträumen Heute: Als es gut war: |
| | Zeit:
07.12.2025 12:34:34 |
discharge ist Verdichteraustritt. Eva out ist Verdampferaustritt. am besten Vergleich vorher nachher mit allen Größen des Kältekreises: discharge eva out compressor frequ. outside pipe fan high pressure inside pipe temp und Wasser: VL RL inside pipe temp volume flow pump speed Stell es auf 15 l/min zurück und dann bei ähnlicher AT und VL Bilder erzeugen. Achsen und Legenden nicht abschneiden.
|
| | Zeit:
07.12.2025 12:53:40 |
Ich habe versucht die ganzen infos in Grafana zu den Testzeitpunkten anzuzeigen. Heute (schlecht) Damals (gut) Wasser Temps sind im ersten Post zu sehen zu diesen Zeiten.
|
| | Zeit:
07.12.2025 13:55:08 |
Kannst du testweise auch mit höheren VL- Temperaturen fahren. Ich mache mit der Jeisha auch WW und da geht der VL bis 52°C hoch. Ansonsten sehen meine Werte der Jeisha sehr ähnlich zu deinen aus. Discharge Temperatur heute auch bei 60°C und VL 35°C bei AT +9°C 5h ziemlich konstant in der Nacht. COP 5,3
|
Verfasser: pB | Zeit:
07.12.2025 14:23:10 |
das ist ja nett, aber bitte immer mit VL, AT und Betriebsart dazu....
Bis jetzt siehts unspektakulär aus....
|
| | Zeit:
07.12.2025 16:34:11 |
Kann es sein dass der plattenwärmetauscher das Problem ist? Das wäre noch ein Teil was aus meiner Sicht in Frage kommen kann daher die Werte sonst ja „ok“ ausschauen. Aber wie könnte ich das verifizieren
|
| | Zeit:
07.12.2025 17:16:39 |
Das erkennt man über ein größerer dT ggü. früher, da sollte 3-4 Kelvin über der Heizungswassertemperatur verflüssigt werden, mehr nicht! Gibts einen Schlammabscheider (mindestens 1,5"!!) und aufbereitetes Heizungswasser mit Inhibitoren? KM-Mangel, eine EEV, das in de Ansteuerung hängt, ein Kompresor, der scho n(Teil)Schaden genommen hat,es gibt so einige Möglichkeiten. Irgendwann kommen Laien da nicht mehr weiter und bestellen doch besser einen Kälte-Klima-Service oder einen Analysten ,der alles dignostizieren kann. Gruß Dipl.-Ing. Anlagentechnik Frank-Rolf Roth www.waermepumpendoktor.com (Planung, Baubegleitung, Anlagen-Optimierung, Betreiberschulung) Referenz-Wärmepumpenanlage der Energieagentur-NRW So wird’s gemacht: https://www.youtube.com/watch?v=JqPpRR6vQl4
|
| | Zeit:
07.12.2025 17:19:28 |
Zitat von DaBuze  Ich habe versucht die ganzen infos in Grafana zu den Testzeitpunkten anzuzeigen.
Heute (schlecht)
[Bild]
Damals (gut)
[Bild]
Was ist da mit dem Fan (Lüfter) los ? Wenn der sich nicht dreht geht nicht`s mehr.
|
Verfasser: pB | Zeit:
07.12.2025 17:27:36 |
Mach mal bitte ein Diagramm mit Betriebsart, AT, VL, RL, Heißgas und Kompressorfrequenz
...und der Übersichtlichkeit halber, sonst nichts.
für 2 Zeiträume,
1. Zeitraum, den du für "Gerät ist i.O." hältst (vielleicht 1 Jahr her)
2. Jetzt, wo du denkst, das ist nicht koscher
und zwar nicht nur über ein paar Stunden,
sondern über 1 Tag, 3 Tage und 7-10 Tage
|
| | Zeit:
07.12.2025 17:44:49 |
Zitat von gutheiz  Zitat von DaBuze  [...] Was ist da mit dem Fan (Lüfter) los ? Wenn der sich nicht dreht geht nicht`s mehr. Fan dreht doch die ganze Zeit.
|
| | Zeit:
07.12.2025 17:47:16 |
Woraus berechnet sich der COP? Achse bei COP und Leistung fehlt bei allen Diagrammen. Woher stammt die Heizleistung? WMZ oder selber berechnet? Wenn der WMZ VL, RL und Durchfluss liefert: stimmen die Werte mit den internen überein?
|
| | Zeit:
07.12.2025 18:55:33 |
Zitat von DaBuze  Kann es sein dass der plattenwärmetauscher das Problem ist? Das wäre noch ein Teil was aus meiner Sicht in Frage kommen kann daher die Werte sonst ja „ok“ ausschauen. Aber wie könnte ich das verifizieren 15L/min sind ja Wasserseitig ok; also nicht verstopft und die Kältemittel Temperaturen sind ja auch nicht sonderlich auffällig. Kannst du über den Hausstromzähler den höheren Strom bestätigen?
|
| | Zeit:
07.12.2025 19:30:35 |
Ich würde auch überprüfen ob die internen Messwerte der Jeisha (im Energiemonitor abrufbar) mit deinen Messwerten korrelieren. So eine große Abweichung müsste auch dort sichtbar sein.
|
| | Zeit:
07.12.2025 22:21:36 |
Wenn der bei wesentlich höherer Frequenz mehr Strom braucht, dcheint das erstmal plausibel.
|
| | Zeit:
08.12.2025 08:31:46 |
Den CoP berechne ich anhand der Sensostar Wärmemänge und dem aktuellen Stromverbrauch vom Sonoff. Beides sollte recht genau messen. Es sind jedenfalls detailreichere Messwerte als das was die Jeisha liefert. Und die Jeisha Werte stimmen jeweils grob mit den extern gemessenen überein. Den Strom Mehrverbrauch kann ich am Hauszähler leider bestätigen. Den Messwerten traue ich also. Schlammabscheider und Mikroblasenabscheider sind verbaut und gereinigt. Gestern hatte ich die Jeisha aus (kann zum Glück noch mit den Klimaanlagen heizen) Heute beginnt ein neuer Testlauf bei 10 Grad AT.
|
| | Zeit:
08.12.2025 09:31:34 |
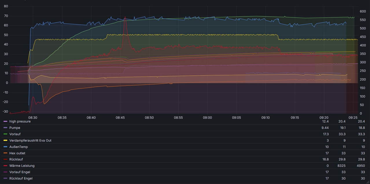
der Leistungspeak (~8000) kann ignoriert werden. Da hat die Pumpe die drehzahl geändert. Die Jeisha erreicht maximal 5KW Wärmeproduktion und das obwohl ich auch den PowerModus aktiviert hatte. Der Kompressor fährt nicht höher als 50 Herz. Einzig der Ausschlag "Pipe outside" auf -22 Grad am Anfang ist auffällig..... Kann ich via Heishmon die Temperatur des Kondensats im Plattentauscher auslesen? Wenn ja wie heist das Topic? Danke
|
Verfasser: pB | Zeit:
08.12.2025 10:04:30 |
Ich möchte dich noch einmal um die von mir spezifizierten Diagramme bitten.
Andere Diagramme sind (momentan) nicht hilfreich.
Viele der aufgetauchten Spekulationen auch nicht.
|
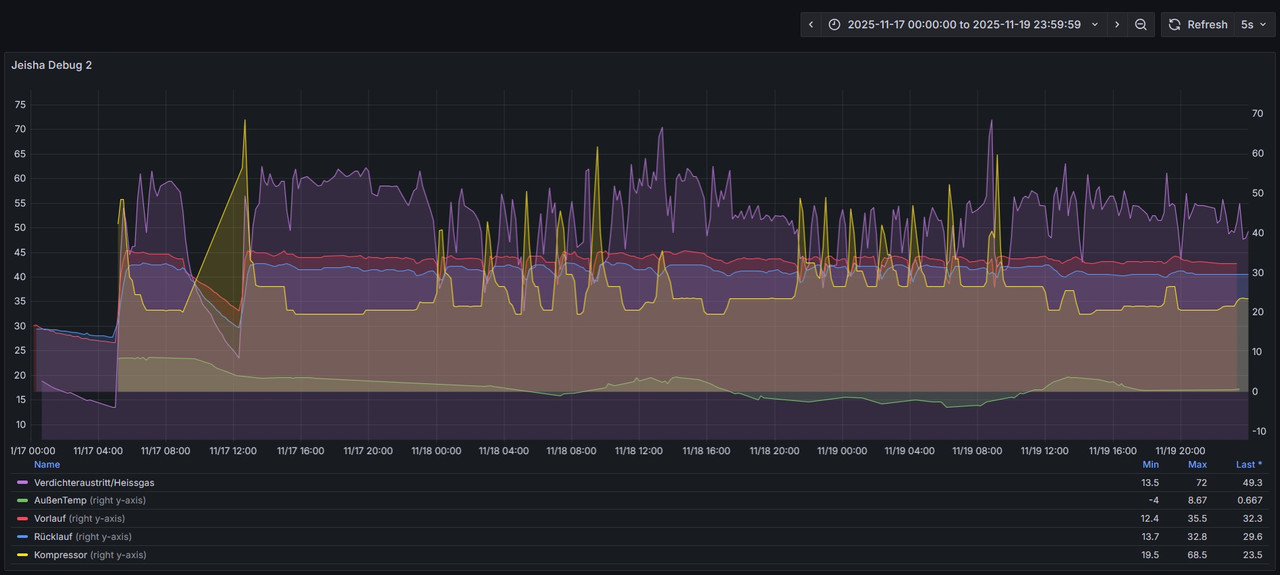
| | Zeit:
08.12.2025 10:40:34 |
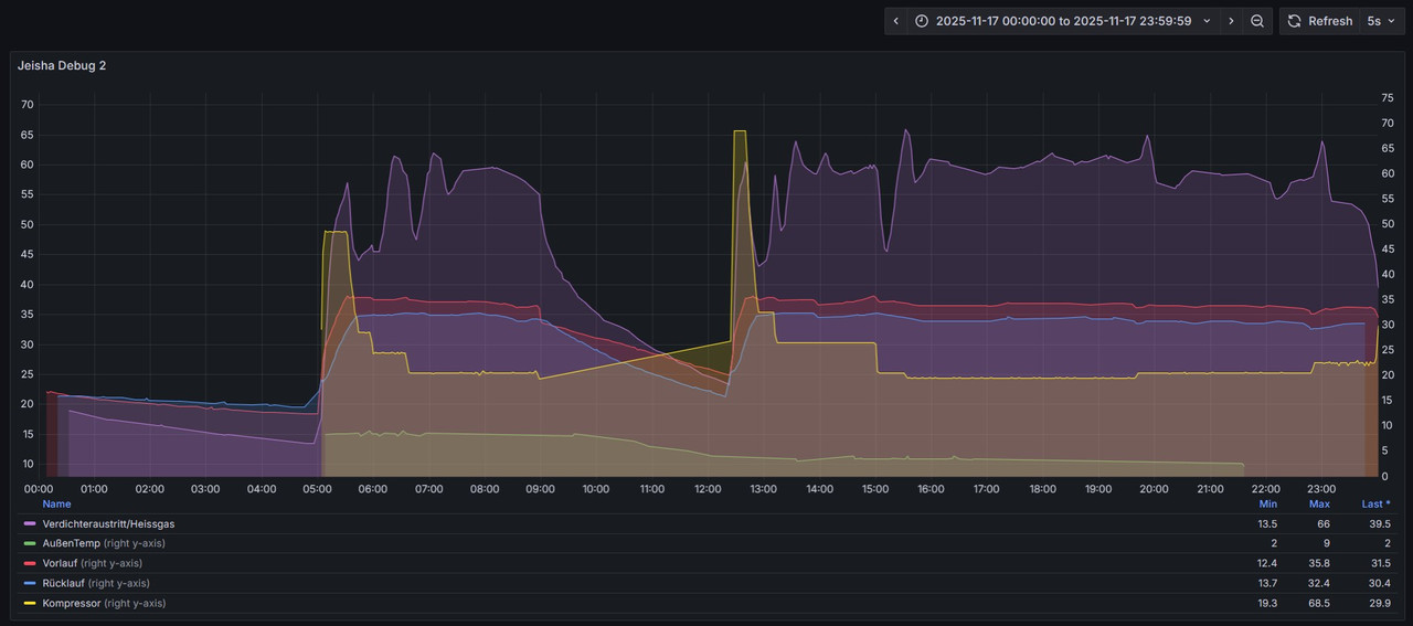
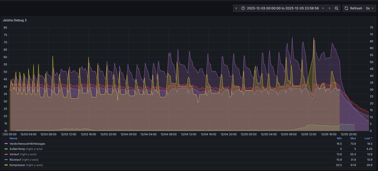
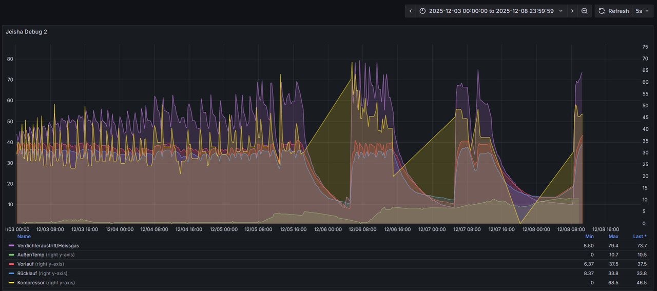
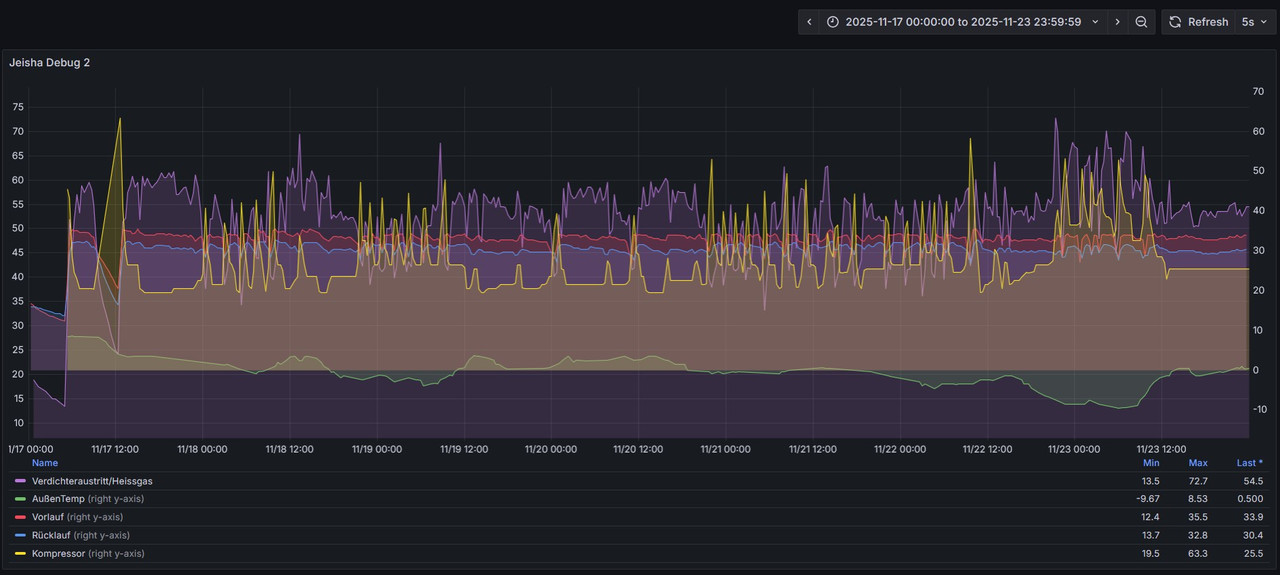
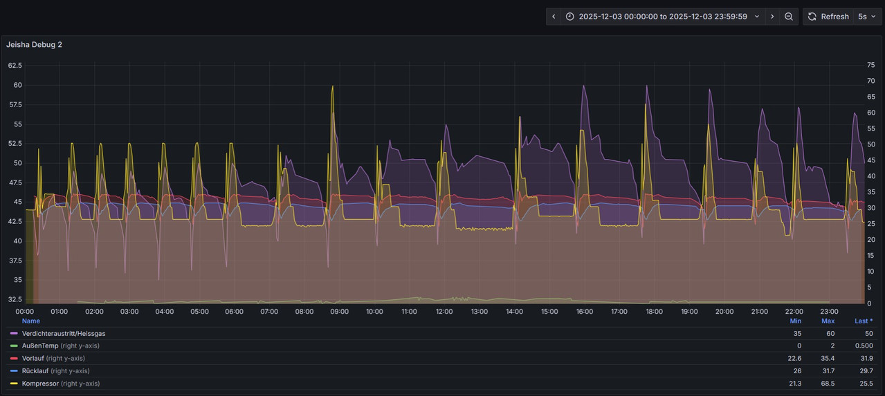
Hier die Diagramme Schlecht 1 Tag: Schlecht 3 Tage: Schlecht max Tage: Gut 1 Tag: Gut 3 Tage: Gut 7 Tage: Es hat erst am 3.12.2025 diesen Jahres angefangen, dass die WP so schlecht läuft....
|
| | Zeit:
08.12.2025 12:27:19 |
ich habe die Jeisha heute geben bis 38 VL zu heizen. Das hat sie bis eben auch (ineffizient) getan und grad mit dem Fehler H74 abgebrochen. Jemand eine Idee was das bedeuten kann?
|