| | Verfasser: pB | Zeit:
08.12.2025 12:41:57 |
o.k. - die gute Nachricht: Gasmangel ist es (sehr, sehr) wahrscheinlich nicht - die schlechte Nachricht: du wirst eine neue Haupt- oder Komplatine brauchen Schick mal die genaue Typennummer, evt. auch Baujahr (-> Typenschild außen)
|
| | Zeit:
08.12.2025 12:57:42 |
…ob ich jetzt erleichtert sein soll? :-) Ich konnte die Jeisha direkt wieder einschalten über das Panel. Typ: WH-MDC07J3E5 7 1ph HP Gebaut 2023.05 In Grafana hab ich gesehen das der Lüfter kurz vor dem Abbruch von 550 auf 720 hochgegangen ist. Evtl ist ein Kabel locker welches durch die Vibration den Kontakt verloren hat? Ich hatte jetzt den plattenwärmetauscher in Verdacht das dort die erzeugte Energie nicht mehr gut an das Heizungswasser übertragen werden kann. Bevor der CoP in den keller gesaust ist wurde oft abgetaut. Da läuft das Wasser doch rückwärts durch die Kiste? Evtl hat sich dabei der tauscher zugesetzt daher der schlammabscheider nur in der RL Richtung eingebaut ist?
|
Verfasser: pB | Zeit:
08.12.2025 13:00:59 |
Nuja, relativ ja.
Es scheint ein Kommunikationsfehler zu sein, der gerne bei schlechtem Wetter, Kälte etc. auftritt.
Und dann hast du echt Spaß bei der Fehlersuche, weil der alles mögliche verursachen / auslösen kann....
Falls du das Service-Manual hast: S. 185
Falls nicht, besorg es dir ;-)
|
Verfasser: pB | Zeit:
08.12.2025 13:03:33 |
P.S.: auch beim Abtauen läuft das Wasser NICHT rückwärts! Der Kältekreis wird invertiert, dadurch wird dem RL Wärme entzogen und der VL fällt dann (oft) unter den RL.....
|
| | Zeit:
08.12.2025 13:53:19 |
H74 PCB Communication Error
Hast du kein Service Manual? Ist auf Seite 185beschrieben para 19.5.20
|
| | Zeit:
08.12.2025 14:00:07 |
Kann ein Kontaktproblem sein. Ich würde erstmal alle Steckverbinder auf den Platinen lösen und gleich wieder stecken. Natürlich ohne Spannung.
Die Platinen der Jeisha kosten nicht die Welt. Ich habe sie mir vorsorglich beschafft.
|
| | Zeit:
08.12.2025 14:03:55 |
Die Platine werde ich mir als nächstes mal aus der Nähe anschauen...danke. Mit etwas Glück ist ein Bekannter sogut und leiht mir seine Platine (Jeisha 5KW) mal aus...sollte ja ebenfalls funktionieren. Aber mich würde immer noch interessieren ob man die Temperatur vom Kondensat irgendwie auslesen kann?
|
Verfasser: pB | Zeit:
08.12.2025 16:00:30 |
die 5kW Platine funzt nicht, in der Hinsicht ist Pana ekelhaft - Software-Lock.
Wackelkontakt ist eine der Prüfungen im SM.
|
| | Zeit:
08.12.2025 16:15:57 |
Zitat von DaBuze  Aber mich würde immer noch interessieren ob man die Temperatur vom Kondensat[...] Auslesen wohl nicht aber berechnen: z. Bsp. beim WW machen ist der VL max = 52°C und die Discharge-T am Ausgang des Kompressors 82°C. Der Druck ist in diesem Punkt 34,6 bar. Der Heißdampf ist überhitzt da der Siedepunkt von R32 bei diesem Druck ca 65°C ist. Im Wärmetauscher wird jetzt die Energie an das Wasser übertragen und die Temperatur des Heißdampfes sinkt und beim unterschreiten des Siedepunkts wird das Kältemittel flüssig. Mit dem Expansionsvemtil wird dann der Druck abgesenkt bis die Temperatur noch ca 3-4K höher ist wie die Umgebungstemperatur. Der Druck ist ca.4-10 bar je nach AT und das Kühlmittel verdampft vollständig und nimmt dabei Energie auf und geht dann als Gas wieder in den Kompressor.
|
Verfasser: pB | Zeit:
08.12.2025 19:11:57 |
Es gibt u.a. den Wert "Outdoor Heat Exchanger Middle Temperature" Falls es das ist, was ich deken würde, sollte das rel. dicht an der Verflüssigungstemperatur liegen.... - da ich jedoch keinen Monoblock in meinem Gerätezoo habe, wird bei mir da nirgends was angezeigt. Evt. aber bei den Monos (?)
|
| | Zeit:
08.12.2025 21:12:22 |
Ich habe heute alle Stecker fleißg geprüft. Gerade ein EEPROM Reset durchgeführt. Es hilft alles nichts. Die Jeisha kommt nicht mehr über 5KW Leistung und verbraucht dabei mehr Strom als früher als sie noch 7KW erzeugt hat.
Ich bin kurz davor eine neue Jeisha zu bestellen um dieser Hilflosigkeit zu entgehen...
|
| | Zeit:
08.12.2025 21:21:40 |
Ich würde die beiden Hauptplatinen kaufen. Kosten knapp 600 Euro.
|
| | Zeit:
08.12.2025 21:25:49 |
Aber da besteht die Gefahr das mein Problem nicht gelöst ist und ich würde als nächstes eine 5er kaufen. Dann hätte ich die Platinen über :-( ….ach ich weiß auch nicht…*heul*
|
| | Zeit:
08.12.2025 21:38:02 |
No risk no fun. Denk aber mal nach. Für 600€ würden bei den deutschen WP Herstellern keiner eine Hauptplatine ersetzen. Da würden gleich mehrere 1000€ fällig.
Was soll denn sonst defekt sein? Solange der Kältekreis ok ist was alle als nicht auffällig bezeichneten ist der Austausch der Platine Peanuts.
|
| | Zeit:
08.12.2025 21:46:00 |
Ich weiß ja nicht wie fit du mit Elektronik bist. Außerdem hast du das Problem daß du heizen musst. Sonst könntest du die Platinen ausbauen und untersuchen. Da gibt es viele Möglichkeiten einen Fehler zu finden. Z. Bsp. kalte Lötstellen, defekte Kondensatoren, Leitungsunterbrechungen usw.
|
| | Zeit:
09.12.2025 07:49:28 |
Kann anhand der bisher gezeigten Diagramme/Werte ein Fehler der Hardware abseits der Platinen ausgeschlossen werden? Wären die Platinen auch ohne den H74 Fehler in den Fokus gekommen? Ich schwanke zwischen neuen Platine vs neuer Jeisha (ist Nummer sicher)
|
| | Zeit:
09.12.2025 08:34:16 |
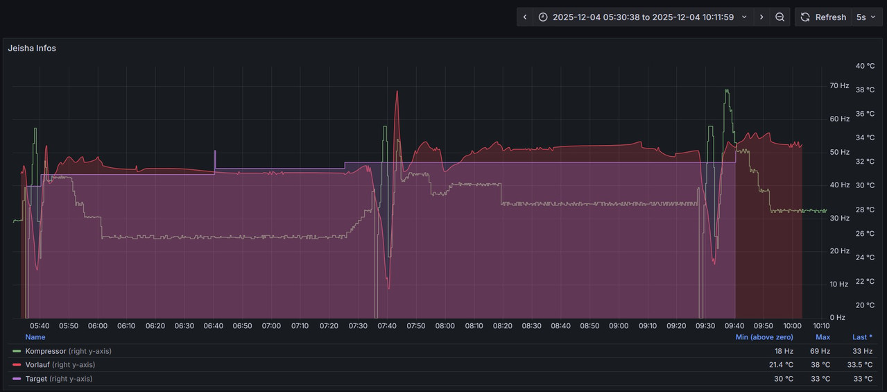
Ich habe nun den Zeitpunkt (04.12 um 07.40) gefunden ab dem die Leistung nachgegeben hat. Es ist direkt nach einem Abtauvorgang aufgetreten. |
| | Zeit:
09.12.2025 11:32:22 |
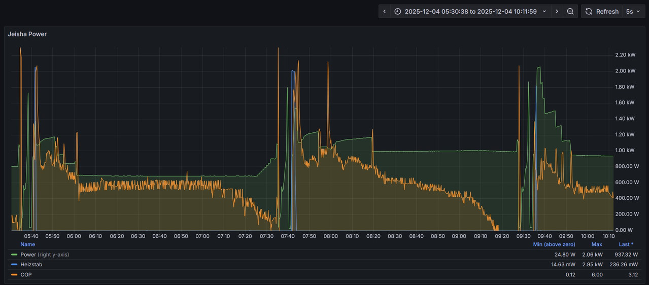
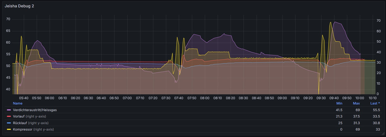
Also ich kann da nichts außergewöhnliches entdecken. An der vorletzten Kurvenschar geht der COP zurück aber wahrscheinlich weil der Wärmetauscher wieder vereist. Ich habe auch bei AT 0°C VL 40°C einen COP von 3,3 was ich als normal ansehe (4,4 kW Wärme 1,32 kW Strom) Beim abtauen geht der Kompressor bis 69 Hz was ok ist. Dann moduliert er herunter was so auch ok ist. Der VL-Wert wird wieder in kurzer Zeit erreicht. Wenn im ersten Diagramm um 10:10 die Werte Wärmeleistung und el. Leistung (2981W / 938W) zusammengehören ist das ein COP von 3,17 was ich auch als normal ansehe (Soviele Kurven in einem Diagramm sind schlecht ablesbar)
|
| | Zeit:
09.12.2025 11:51:04 |
Ich habe in einem anderen Forum ein (für mich) weltklasse Überischtsbild gefunden und dort zu den entsprechenden Sensoren meine Werte eingetragen Schlecht: gut: Hier sind alle werte recht identisch bis die um den Plattentauscher! Diesen habe ich unter Verdacht - aber austauschen wird nicht gehen daher die Kälteleitungen direkt dran hängen. Habe ich eine Möglichkeit diesen auf Wasserseite zu spühlen?
|
| | Zeit:
09.12.2025 12:17:58 |
Ich kann den letzten Beitrag leider nicht mehr ändern. Kleiner tippfehler im guten Bild. 34 statt 44 is der Sensor TOP49 |
| | Zeit:
09.12.2025 12:32:51 |
Daraufhin hab ich diese beiden Werte noch einmal gegenübergestellt und die Differenz errechtnet. Es zeigt sich deutlich dass früher ein Differenzwert von ca. 4 normal war und seit Tag x der Differenzwert bei ca. 2 liegt. schlecht: Gut: Welche Möglichkeit habe ich hier die Jeisha wieder flott zu bekommen?
|
| | Zeit:
09.12.2025 13:17:41 |
Spülenn des Plattenwärmetauschers siehe hier: https://www.haustechnikdialog.de/Forum/p/3904992/ Halte es aber für nicht sehr wahrscheinlich dass das die Lösung ist oder ist dein Völumenstrom eingebrochen? Deine VL- Temperaturen werden ja erreicht.
|
| | Zeit:
09.12.2025 13:22:55 |
Danke für den Link zum anderen Beitrag. Den Volumenstrom hab ich auch gerade geprüft. Der ist gleichbleibend. Pumpendrehzahl <-> Durchfluss. Was hat denn noch Einfluss auf den Wärmetauscher?
|
| | Zeit:
09.12.2025 14:12:05 |
Die Idee, die WP nochmal zu kaufen, wäre ja nicht die abwegigste, wenn auch teuer. Beim Quertauschen der Platine hätte man Gewissheit. Und evtl. ein großes Ersatzteilager 😉. Wenn die Temperaturen und Durchfluss-Mengen passen, dürfte es wohl kaum am WT liegen. Wurde das Heizungswasser denn aufbereitet? Da der "Absacker" nach einem Auftauvorgang beobachtet wurde, könnte es vielleicht ein Problem mit dem Umschaltventil sein?
|
Verfasser: pB | Zeit:
09.12.2025 14:48:53 |
Daher mein o.g. Vorschlag, mal die Verflüssigungtemperatur zu checken (falls möglich) Das Umschaltventil könnte man auch ein paar Mal von rechts auf links knallen, indem man einen "starken) Magneten außen dran hält. (Vorher abschalten ;-)) Evt. ist es schwergängig, dann hilfts vielleicht eine Zeit lang.... (Ich halts für unwahrscheinlich, die sind üblicherweise ganz, oder ganz kaputt) Disclaimer: Ich hab mir die neuen Diagramme noch nicht angeschaut....
|