| | | | Zeit:
09.12.2025 15:13:24 |
Danke für den Input. Ich habe soeben noch einmal alle (auffindbaren) Temperatursensoren geprüft ob die richtig angebracht sind. Das Umschaltventil werde ich mir beim nächsten mal vornehmen. Ich hatte so gehofft mit dem Wärmetauscher näher an das Problem gekommen zu sein. Aber ich muss wohl einsehen das es daran nicht liegt. Das hätte auch nicht innerhalb von wenigen Tagen den CoP so runtergezogen. Der geringeren dT werde ich aber noch versuchen nachzugehen.
|
| | Zeit:
09.12.2025 15:15:41 |
Zitat von Geisha2021  Also ich kann da nichts außergewöhnliches entdecken. An der vorletzten Kurvenschar geht der COP zurück aber wahrscheinlich weil der Wärmetauscher wieder vereist. Ich habe auch bei AT 0°C VL 40°C einen COP von 3,3 was ich als normal ansehe (4,4 kW Wärme 1,32 kW Strom) Beim abtauen geht[...] So sehe ich das auch. Die Jeisha macht was sie soll / kann: Die max Kompressorfrequenzen werden in Stufen bei +10°, +4°, -4° (und -10° ?) freigegeben. Der Volumenstrom nach dem Abtauen ist erst mal identisch mit dem Volumenstrom vor dem Abtauen. Der Vorlauf steigt dann nach dem Abtauen zu schnell und der Kompressor wird runtergeregelt. Und dann wird ein Tag mit 20 Abtauungen mit einem "guten" Tag verglichen und alle möglichen Auswertungen als Beweis geliefert. Um zu prüfen ob die Jeisha läuft wie sie soll: Screenshot mit: AT, Zieltemperatur, Vorlauf, Rücklauf, Volumenstrom, Kompressor. Und zum Vergleichen nimm mal einen Tag mit 20 Abtauungen vom letzten Winter.
|
| | Zeit:
09.12.2025 15:48:30 |
Bei 10 grad Außentemperatur bringt die jeisha einen cop von grad mal 3. fast identische Gegebenheiten bei einem bekannten ca 2 km entfernt läuft die jeisha mit nem 5er Cop (so wie bei mir „früher“ ebenfalls) ich schaue nicht nur 1x im Jahr auf die Werte die ich aufzeichne sondern eher im 30 Minuten Takt. Daher weis ich ganz genau das die Kiste nicht mehr rund läuft.
|
| | Zeit:
09.12.2025 18:38:55 |
Dein aktueller COP ist unbestritten bescheiden. Deine Anmerkungen zu diversen Screenshots lassen erkennen, daß das Regelverhalten der Jeisha teilweise nicht richtig interpretiert wird. Dazu war der neue Screenshot gedacht. Kannst natürlich gerne eine neue Jeisha kaufen. Dann ist der H74 vlt auch weg. Es gibt 2 Möglichkeiten zu deinem "Leistungseinbruch": Entweder schwächelt die Jeisha oder deine COP-Messung.
|
| | Zeit:
09.12.2025 19:05:35 |
Es ist richtig dass ich von dem Aufbau/Funktion der Wärmepumpe kaum Ahnung habe im Vergleich zu den meisten hier. Es ist mein Hobby und meine dafür ein recht gutes Gespür entwickelt zu haben wie die WP laufen kann. Und da hilft es mir leider wenig wenn immer wieder hinterfragt wird ob ich die Werte richtig interpretiere (zumindest bei den einfachen Sachen bis zum CoP fühle ich mich sicher) Wenn mein Auto immer 7 Liter verbraucht hat und innerhalb paar Tage ist der Verbrauch auf 15 Liter bei gleicher Fahrweise gestiegen - so verhält es sich für mich mit der jeisha gerade.
|
| | Zeit:
09.12.2025 20:51:10 |
Da gibt es noch den Parameter TOP67 Compressor Current. Hier mal meine Werte die ich gerade ablese: 19 Hz Compressor Frequenz 2,8 A Compressor Strom (TOP67) 3,1 A Gesamtstrom 5°C Außentemperatur 2°C Outside-Pipe 62°C Discharge T 36,2 °C VL 32,3°C RL 700L/h Durchsatz bei 2850 U/min 3082W Wärme 647W Strom 4,76 COPVergleiche mal mit deinen aktuellen Werten
|
| | Zeit:
09.12.2025 23:00:28 |
Danke @Geisha2021 für deine Werte zum vergleichen. Ich habe gerade mit einem Freund zu dem Thema gesprochen. Dabei ist die Discharge Temperature in den Fokus gerückt die bei mir seit ein paar Tagen auffällig hoch ist. Früher war das bei maximal 60. Mittlerweile gehts bis über 80. Am 08.12 hatte ich ebenfalls die VL hochgezogen und hab daher diese Vergleichswerte: 45 Hz Compressor Frequenz 15°C Außentemperatur 4°C Outside-Pipe 79°C Discharge T !!!!!! 36,5 °C VL 33,3°C RL 23l/min 5060W Wärme 1350W Strom 3,75 COPHier sieht man, dass die Discharge Temperature mittlerweile sehr weit hoch geht. 4WegeVentil oder Expansionsventil?
|
| | Zeit:
10.12.2025 06:50:05 |
Ja der liegt bei mir bei der gleichen Temperatur 9..10K niedriger jedoch ist die Frequenz auch nur bei 24 Hz. Aber den Parameter TOP67 Compressor current hast du nicht abgelesen. Ich finde dass der auch einer der interessantestens ist.
|
| | Zeit:
10.12.2025 07:24:46 |
Du hast eine sehr hohe Wärmeleistung und einen sehr hohen Wasserdurchsatz. Um auf vergleichbare Werte zu meinen zu kommen solltes du den Wasserdurchsatz mal auf die Hälfte reduzieren. Welche Pumpendrehzahl hast du? Die hohe discharge Temperatur kann auch deshalb erforderlich sein damit die vorgegebenen Temperatur/Wärmeleistung erreicht werden. Vielleicht hilft auch spülen des Wärmetauschers im nächsten Schritt.
|
| | Zeit:
10.12.2025 09:22:09 |
Die Discharge Temperatur ist wahrscheinlich nicht ungewöhnlich. Ich habe auch schon 83°C bei 34 Hz und VL 38°C gehabt. Sie schwankt auch ziemlich. Hast du die Werte bei 15°C AT gemessen oder ist das ein Schreibfehler? 15°C AT und Outside-pipe 4°C passen nicht zusammen. Warum fährst du mit einem so hohen Wasserdurchsatz? Das kostet nämlich auch ganz schön Strom und reduziert den COP dadurch.
|
| | Zeit:
11.12.2025 10:32:54 |
Meine Werte waren schlecht zum vergleichen daher die zum Zeitpunkt des „anlaufens“ der jeisha stammen und die sich noch nicht eingeschwungen hatte. Daher der hohe durchlauf und die hohe Wärmeabnahme. Normal werden ca 2,5k Wärme benötigt um die Bude warm zu halten. Wir haben zum Glück im Raum München Recht milde Temperaturen daher ist die jeisha die meiste Zeit aus. Gefragt wurde auch was sich im Kreislauf befindet - das ist in meinem Fall „normales“ Leitungswasser welches durch eine Entkalkungsanalge gelaufen ist. Ich habe nun einiges an Ersatzteilen bestellt und komme hoffentlich nächste Woche dazu die Platinen zu tauschen
|
| | Zeit:
11.12.2025 12:01:58 |
Die Werte die du am 9.12. geliefert hast sind doch aktuell oder nicht?. Daher meine Verwunderung über 23L/min und 15°C AT. Wo werden denn die 5000W Wärme verbraten wenn es draußen 15°C hat? Ebenso wäre dann der Kompressor-Strom von Interesse. Bevor du mit dem tauschen der Platinen beginnst würde ich noch einige Messwerte zum Vergleich verifizieren. Kannst du die WP nicht in etwa mit meinen Werten fahren dann hättest du den Vergleich mit einer normal funktionierenden Jeisha. Vorlauf Temperatur und Wasserdurchsatz kannst du ja beeinflussen. Hier nochmal meine Werte: 19 Hz Compressor Frequenz 2,8 A Compressor Strom (TOP67) 3,1 A Gesamtstrom 5°C Außentemperatur 2°C Outside-Pipe 62°C Discharge T 36,2 °C VL 32,3°C RL 700L/h Durchsatz bei 2850 U/min 3082W Wärme 647W Strom 4,76 COP |
| | Zeit:
11.12.2025 13:53:50 |
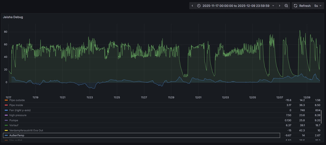
Danke erst mal Geisha2021 für dein Engagemant zu meinem Thema. "Daher meine Verwunderung über 23L/min und 15°C AT. Wo werden denn die 5000W Wärme verbraten wenn es draußen 15°C hat?" Die Jeisha war über Nacht aus und ich hatte sie am Morgen und Mittag an. Da musste erstmal wieder Wärme geliefert werden. Die Pumpe stand auf Automatik 5.5 Ampere hat der Kompressor verbraucht zu dem Zeitpunkt (08.12 13.00) Grafisch schaut das dann so aus: Gestern hatte ich die Jeisha am Nachmittag noch einmal eingeschaltet und gesehen das der Radiator anfangs beginng zu vereisen (Pipe outside -23 Grad). Ist das normal bei einer AT von 9 Grad? Wenn sie ganz vereist dann aber vollständig und gleichmäßig. hier noch einmal vergleichswerte von heut(11.12) morgen 8.00. Zu dem Zeitpunkt lief die Jeisha schon ein paar Stunden: 41 Hz Compressor Frequenz 4,8 A Compressor Strom (TOP67) -- A Gesamtstrom 7°C Außentemperatur 3°C Outside-Pipe 63°C Discharge T 33,3 °C VL 30,3°C RL 9.8L/m Durchsatz bei ~1500 U/min 3357W Wärme 1110W Strom 2,94 COPUnd ich weiß das die früher schon auf 19 herz runtergegangen ist wie es bei dir der fall ist. Und genau das findet nicht mehr statt bei gleichbleibender Wärmemenge.
|
| | Zeit:
11.12.2025 14:34:19 |
Ich habe die Jeisha gerade wieder in betrieb genommen und konnte zuschauen wie der Radiator vereist. Heute ist es auch etwas disig draußen. Dann hab ich mir die Wärmebildkamera geschnappt und sehe das (zumindest nach dem start) nur ein paar Bereiche aktiv scheinen. Wenn die Jeisha etwas gelaufen ist werde ich das nochmal kontrollieren.
|
Verfasser: pB | Zeit:
11.12.2025 14:36:26 |
Bei +9° sind Verdampfungstemperaturen von -23° vieeel zu niedrig.
Dein "Eisbild" ist auch nicht schön. (Falls es im Regelbetrieb gleichmäßig bereift, hast du sicher keinen KM-Mangel.)
Sonst wäre, ohne die Vorgeschichte, das eigtl. mein erster Tip gewesen.
Die Maschine hat aber definitiv am EEV, oder 4Wege-Vent. einen Hau weg.
Könnte natürlich auch durch ein Kom-Problem an der Platine "bis ins echte Leben" durchschlagen.
ProTip: Wenn du die Platinen tauschst, nach dem stromlos schalten ruhig erst mal n Kaffee trinken. Inverter, falls du da aus Versehen rankommst, zwiebeln dir gerne einen über....und das tut bei den Spannungen echt weh.
|
| | Zeit:
11.12.2025 14:44:23 |
danke schon mal. Was könnte ich bei einem defekten EEV, oder 4Wege-Vent tun? Hilft es den Stellantrieb zu tauschen oder vorsichtig im Betrieb draufzuklopfen in der Hoffnung das sich das richtig stellt?
Den Tip mit dem Kaffee oder zu der Jahreszeit besser Glühwein werde ich beherzigen :-)
|
| | Zeit:
11.12.2025 16:32:37 |
Ja die Outside Pipe Temperatur ist viel zu niedrig. Normal ist sie 5-6K niedriger wie die Außentemperatur. Bei diesen Außentemperaturen gibt es keine Vereisung des Verdampfers. Sie wird vom Expansionsventil gesteuert in Abhängigkeit von der Außentemperatur. Überprüfe mal den Anschluss des Expansionsventils. Es ist der Anschluss CN-EV auf der Leistungsplatine. Siehe auch im Servicemanual Seite 45 para. 9.2.2 wo das Blockschaltbild der Platine ist.
|
| | Zeit:
11.12.2025 17:18:04 |
Auch würde ich den Outdoor Pipe Sensor (Thermistor) überprüfen ob der den korrekten Wert hat. Auf Seite 48 im Servicemanual sind die Kurven der Thermistoren abgebildet. Auch ist dort das komplette Blockschaltbild der Elektronik.
Bei 25°C soll der Outdoor Pipe Sensor 4,96 kOhm haben.
|
| | Zeit:
11.12.2025 17:21:28 |
ach ich hab die Jeisha grad wieder zugeschraubt. Ich habe gerade das den Widerstand des 4-WegeVentils gemessen. Lauut ServiceManual soll das bei 1.52 kOhm liegen. Ich habe gerade 1.60 kOhm gemessen. Ist das in der Toleranz oder habe ich einen Verdächtigen gefunden?
|
| | Zeit:
11.12.2025 17:43:33 |
Das wird schon ok sein meiner Ansicht nach.
|
| | Zeit:
11.12.2025 17:53:14 |
Zitat von DaBuze  Und ich weiß das die früher schon auf 19 herz runtergegangen ist wie es bei dir der fall ist. Und genau das findet nicht mehr statt bei gleichbleibender Wärmemenge.[...]
Ich hatte das auch nach über 10.000 Betriebsstunden dass sie nicht mehr moduliert hat. Dann habe ich den WT gespült und dann war es wieder ok. Das hat jedoch zunächst nichts mit deinem Problem zu tun. Wenn das immer noch so ist wenn sie wieder normal läuft kannst du dann den WT spülen. Du hast ja vergleichsweise wenig Betriebsstunden bis jetzt.
|
| | Zeit:
11.12.2025 19:08:57 |
immer komplette Verläufe plotten, keine einzelnen Zahlen. z.B. outside pipe. Erst ist sie -23, dann wieder 3. Und auf keinen Fall die Achsen auf den Bildern abschneiden, die sind leider wertlos. korrekte Werte kann man ganz grob prüfen, wenn die länger abgestellt werden könnte. Die Temperaturen sollten sich alle der Umgebungstemperatur annähern nach 10-15h.
|
| | Zeit:
11.12.2025 19:13:10 |
Ich tippe jetzt auf die Steuerung des Expansionsventils. Das gute ist dass es ja prinzipiell funktioniert. Es ist ein elektronisches Expansionsventil mit einem Schrittmotor. Wenn die WP läuft stellt es sich ja auf einen ungefähren Wert ein. Das heist dass die interne Spindel durch den Schrittmotor bewegt wird - also nicht blockiert ist. Mögliche Fehlerquellen sind die beteiligten Sensoren, Kabel (5 Drähte gehen zum Schrittmotor) und die Steuerung selbst. Überprüfe die 5 Drähte zum Schrittmotor. Wenn einer unterbrochen ist funktioniert es nicht mehr richtig.
|
| | Zeit:
11.12.2025 19:35:19 |
Den Schrittmotor gibt es als Ersatzteil für 64 Euro.
|
Verfasser: pB | Zeit:
11.12.2025 19:41:54 |
Meine Fresse, jetzt chillt mal n büsken.
Ihr könnt ja reihum mal alle relevanten Teile tauschen..... ..und euch völlig verzetteln.
Fangt doch mal mit den einfachen Sachen an, die schon (ziemlich) gut diagnostiziert sind.
Platine tauschen, abwarten.
|