| | | | Zeit:
31.01.2026 10:52:58 |
Moin Moin,
nach mehrmaligen Besuch vom Werkskundendienst möchte ich mich selber auf den Weg machen meine WP zu verstehen und den Fehler zu finden/ einzugrenzen. Ich hoffe das man mir helfen kann :)
Vorhanden ist: - Stiebel LWZ 404 - ISG WEB - Monitoring (ioBroker + InfluxDB)
Folgendes Problem habe ich: - Heizung läuft im Notbetrieb - Ich schalte um auf Automatik - WP läuft vernünftig an - Wärme Erzeugung ist da - Verdichter wird abgetaut - Zyklus beginnt -> Der Zyklus verkürzt sich aber bei jedem Durchgang <-
Es scheint so, als ob der Verdichter immer schneller/ öfters abtauen muss.
Welche Messwerte sind zur Problemlösung interessant? Wo sollte ich Anfangen zu suchen.
Bilder folgen...
Danke und Gruß
Nils
|
| | Zeit:
31.01.2026 11:03:44 |
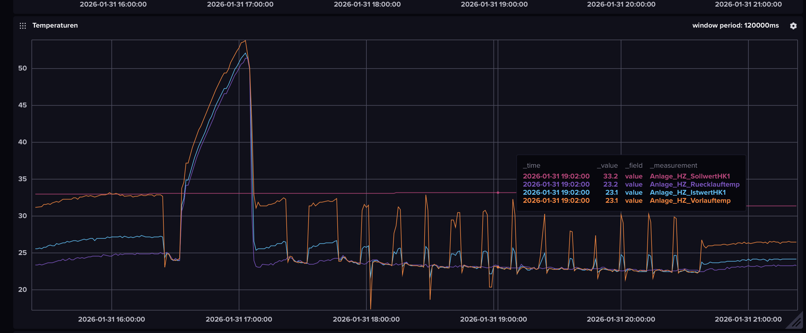
Hier einmal ein Blick auf die Vorlauf- Rücklauftemperatur: Die 33° Vorlauftemperatur erreiche ich im ersten Zyklus über einen längeren Zeitraum. Aber mit jedem Zyklus wird es kürzer.
|
| | Zeit:
31.01.2026 11:14:56 |
Hallo, Wurde etwas geändert oder war das schon immer so? Welche Wohnfläche wird beheizt? Werden Einzelraumregler eingesetzt? Ist ein Puffer oder Überströmventil vorhanden? Gruß
|
| | Zeit:
31.01.2026 12:01:29 |
Abtauung ist ja schön und gut so im Log. Aber wie sieht das Gerät aus? Muss wirklich abgetaut werden? Oder ist da bloß ein Sensor komisch?
|
| | Zeit:
31.01.2026 21:26:46 |
Moin Moin, Wurde etwas geändert oder war das schon immer so? -> Es scheint irgendetwas im letzten Jahr kaputt gegangen / anders zu laufen. Vorher hatten wir keine Probleme. Welche Wohnfläche wird beheizt? -> 180 qm Werden Einzelraumregler eingesetzt? - > Ja sind aber alle komplett auf Ist ein Puffer oder Überströmventil vorhanden? -> Puffer ist nicht vorhanden und ein Überstromventil hat die LWZ nicht. Ansonsten wo würde ich das finden? Muss wirklich abgetaut werden? Oder ist da bloß ein Sensor komisch? -> Ich hatte einmal nachgeschaut und da war auch etwas Eis. Hinzu kommt, dass die ersten Zyklen deutlich länger sind Hier sieht man wieder WW-Zyklus (mit NE) und dann die normalen Zyklen mit der kürzer werdenden Verdichterlaufzeit: Beim dritten Verdichterstart fängt es an. Ist es vielleicht etwas mechanisches, dass der das Wasser nicht richtig wegbekommt? Gruß & Danke Nils
|
| | Zeit:
31.01.2026 21:53:07 |
- Wie ist denn die Heizkurve eingestellt? HK Soll (ca. 33°) passt irgendwie nicht zu den Ist- Temperaturverläufen. - Wie hoch ist denn die Heizlast des Hauses? (alternativ Baujahr oder KfW Standard?) - Wie hoch ist der Volumenstrom? (im Heizmodus) - Kannst du die Verdichterfrequenz monitoren? - Ein ÜV ist eine Verbindung zwischen Vorlauf und Rücklauf. Meist im Technikraum, manchmal auch an den Verteilern. - Wie kommst du eigentlich drauf, dass Abtauungen stattfinden? Auf dem Bild sieht man nur Temperaturverläufe. Kannst du die Abtauungen direkt monitoren? - Deine WW Temperatur scheint über 50° zu liegen. Das solltest du mal überdenken. Wie hoch ist WW Soll und Hysterese?
|
| | Zeit:
31.01.2026 22:00:25 |
Mir fällt gerade ein/auf, dass die LWZ 404 wohl eine On-Off WP ist. Insofern hat sich zumindest die Frage nach der Verdichterfrequenz erledigt.
Die anderen Einstellungen sind trotzdem interessant.
|
| | Zeit:
01.02.2026 10:50:11 |
Vielleicht solltest Du die Pumpenzyklen max. auf 48 oder 72 stellen, dann prüft die Pumpe nur noch 2-3 mal pro Stunde, ob der Verdichter anspringen muss.
|
| | Zeit:
01.02.2026 22:06:19 |
Moin Moin, hier die Antworten... - Wie ist denn die Heizkurve eingestellt? HK Soll (ca. 33°) passt irgendwie nicht zu den Ist- Temperaturverläufen. -> Nachdem ich auf die Suche gegangen bin, habe ich die meisten Werte wieder in Richtung Standard gestellt -> Steigung HK: 0,40 -> Fußpunkt: 2,0° -> Raumeinfluss: 0 -> Anteil Vorlauf: 30 -> HK max: 50,00° -> HK min: 10,00° - Wie hoch ist denn die Heizlast des Hauses? (alternativ Baujahr oder KfW Standard?) -> BJ: 2017 / KFW40 - Wie hoch ist der Volumenstrom? (im Heizmodus) -> Bei 12l / min - Ein ÜV ist eine Verbindung zwischen Vorlauf und Rücklauf. Meist im Technikraum, manchmal auch an den Verteilern. -> Jop, es sieht so aus. Verbindet zwei Kreise und man kann ein Druck ablesen (0,5 bar) - Wie kommst du eigentlich drauf, dass Abtauungen stattfinden? Auf dem Bild sieht man nur Temperaturverläufe. Kannst du die Abtauungen direkt monitoren? -> Es steht Abtauen LL-WT im Status der Anlage - Deine WW Temperatur scheint über 50° zu liegen. Das solltest du mal überdenken. Wie hoch ist WW Soll und Hysterese? -> WW Werte werde ich wieder anpassen, wenn die Anlage läuft. Mittlerweile haben einige Servicetechniker darauf geschaut und es angepasst. Die Anlage läuft derzeit wieder mit kurzen Zyklen. Ich werde mir den Verdichter anschauen und auch den Filter anschauen. Danke und Gruß Nils
|
| | Zeit:
02.02.2026 06:07:44 |
Hi, wenn es tatsächlich alles Abtauvorgänge sind, könnte es ein Problem in der Abtauüberwachung sein. Hier war vor Kurzem mal ein Fall, wo ein Druckschlauch am Verdampfer vereist war: https://www.haustechnikdialog.de/Forum/p/3919552 Im ISG gibt es einen Wert "Differenzdruck Verdampfer". Schau mal, ob der bei dir nach dem Abtauen wieder auf 0 (oder fast 0 geht) und bei welchem Wert das Abtauen startet. Gruß
|
| | Zeit:
02.02.2026 06:15:30 |
Für mich sieht der Temperaturverlauf eher nach einer stark taktenden Anlage aus. Dass da der ein oder andere Abtauvorgang dabei ist, wäre ja nicht ungewöhnlich. (aber natürlich nicht bei jedem Takt) Für ein KfW 40 Haus scheint mir die Heizkurve recht hoch. Das Haus nimmt die Wärme nicht ab und das Gerät fängt an zu takten. Ich würde erstmal den Anteil Vorlauf auf 0 setzen und Rücklauf gesteuert arbeiten.
|
| | Zeit:
02.02.2026 07:18:28 |
Moin Moin, ich habe gestern in der Nacht das Gerät einmal auseinander genommen. Zum einen habe ich den Verdampfer mit Wasser enteist und die Wanne komplett gewischt. Dabei ist mir aufgefallen, dass dort etwas Wasser stand. Zum anderen habe ich den G1 Filter gewechselt. Der sah auch sehr "dicht" aus. Vielleicht war das der Grund, warum der Luft-Luft Wärmetauscher abtauen musste. Im Nachgang lief die WP fast 2 Stunden durch. Danach wurden die Taktung wieder kürzer. Ich nehme mir mal die Einstellung vor und schaue wie sich das auf die Taktung auswirkt. Danke und Gruß Nils
|
| | Zeit:
02.02.2026 08:10:43 |
BTW: Differenzdruck Verdampfer finde ich nicht im ISG und auch nicht im Menü bei der Wärmepumpe. Wo sollte das stehen? (LWZ404) Danke und Gruß Nils
|
| | Zeit:
02.02.2026 08:51:51 |
Oh, jetzt wirds spannend. Luft-Luft WT ist der Wärmetauscher der Lüftung, nicht der WP. Ist der ggf vereist? Du meinst den G1 Filter hinten bei der Zuluft? Der Differenzdruck Verdampfer steht bei mir unter Info Wärmepumpe. (ich hab allerdings eine LWZ 8)
|
| | Zeit:
02.02.2026 10:36:20 |
Steigung HK 0,4? Das würde mich sehr wundern, ich habe eine THZ404sol, da ist in den Unterlagen die Standard-Steigung mit 0,2 angegeben.....
|
| | Zeit:
02.02.2026 11:12:26 |
Zitat von Nils_LWZ  Moin Moin,
nach mehrmaligen Besuch vom Werkskundendienst möchte ich mich selber auf den Weg machen meine WP zu verstehen und den Fehler zu finden/ einzugrenzen. Ich hoffe das man mir helfen kann :)
Vorhanden ist: - Stiebel LWZ 404 - ISG WEB - Monitoring[...] Und der Werkskundendienst hat nicht festgestellt das z.B.der VOL-Strom am untersten Limit rumkrebst ? Die HK-IST nie HK-SOLL erreicht ? Wie soll die Anlage denn da irgendetwas regeln wenn sie nie in den Regelkanal kommt ? Die Anlage hat einen eklatanten Leistungsmangel ! (Wurde der Kältekreis überprüft ). Stehen Meldungen im Fehlerspeicher ? Mann man sind das miese Zeiten !!!
|
| | Zeit:
02.02.2026 12:10:44 |
Ich hab den Eindruck, dass der Sollwert HK1 nicht stimmen kann. Kannst mal einen Screenshot aus dem ISG posten?
|
| | Zeit:
02.02.2026 20:35:46 |
Moin Moin, Genau den G1 Filter habe ich getauscht. Der alte sah sehr „dicht“ aus. Auf der Explosionszeichnung habe ich ebenfalls erkannt, dass LL-WT der Kreuzwärmetauscher ist. Der ist aber nicht vereist (soweit ich das beurteilen kann). Die Lüftung läuft auch nur wenige Stunden am Tag… Der Differenzdruck wird nicht angeben. Weder im ISG noch auf dem Bedienteil. ei der Steigung hatte ich die Standardeinstellung genommen und bin nun auf 0,30 . Aber das kann es auch nicht sein, da wir Sonntagnacht einen „langen Lauf“ hatten, ohne das es Unterbrechungen gab. @gutheiz Der Werkskundendienst ist bisher nicht fündig geworden. Ich hatte auch keine große Motivation weiterhin Termine und Rechnungen zu bezahlen. Ich habe nun einiges an Daten gesammelt und gehe morgen mal wieder in Richtung Hotline. Der Vorlauf steigt auch auf 25l/min aber ich weiß nicht, welche Werte in der Norm liegen und wie die Anlage die Pumpesteuert. Kältemittel wurde überprüft und ein Ventil getauscht. Aber das war nun auch nicht die Lösung. Klasse wäre ein Techniker der die Anlage kennt und versteht… Hier noch ein paar Bilder aus meinem ISG: |
| | Zeit:
02.02.2026 21:39:10 |
Hi, ein paar Auffälligkeiten: - Bivalenz-Hz: Warum steht der Wert auf -2°? Das bedeutet, dass die NE Stufen ab dieser Temperatur zugeschalten werden. Der Verdichter müsste eigentlich locker mehr schaffen. (zum Zeitpunkt deines Screenshots läuft übrigens die NE Stufe) - Integralanteil: Ist sehr niedrig. Für FBH wird ein hoher Integralanteil empfohlen. - Der Volumenstrom ist im WW und Heizbetrieb unterschiedlich. Die von dir erwähnten 25l/min sind im WW Betrieb. - Tatsächlich ist die Frage (wie von User gutheiz erwähnt), warum der Volumenstrom im Heizbetrieb nur 12l/min ist bei 180m2 Fläche. Sind tatsächlich ALLE Stellantriebe immer geöffnet? Wurde mal ein hydraulischer oder thermischer Abgleich gemacht? - Auf welchem Wert steht die Pumpenleistung in %? (ISG: Diagnose Fachmann) - Wieviel bar Druck ist im Heizkreis? - Gibt es nun eigentlich ein Problem mit dem Abtauen des Verdampfers? Oder hattest du es nur mit dem Abtauen des LLWT verwechselt? (der Abtauvorgang der WP ist wie erwähnt über Modbus auslesbar; kann dir aber nicht sagen, ob ioBroker das darstellt) - Weißt du, was für ein Ventil gewechselt wurde? Wurde das auf Gut Glück probiert? - HK-Soll stimmt übrigens doch, wenn man die 0,4 Steigung rechnet bei -5°. Ist aber viel zu hoch für ein KfW40 Haus. (ich hab 0,15 bei etwas mehr Fläche) - Wann fängt sich die WP eigentlich wieder? Auf einem Screenshot war zu sehen, dass es abends wieder gleichmäßiger wurde. Gruß
|
| | Zeit:
02.02.2026 21:53:21 |
Noch ein Gedanke: Die Fortluft Ist Lüfterdrehzahl ist im Vergleich zu meinem Gerät sehr hoch. (kann aber auch einfach ein anderer Lüftertyp sein) Die Zu- und Abluftkanäle sind frei, oder? Also nicht Gitter vereist o.ä.?
|
| | Zeit:
03.02.2026 07:56:16 |
Moin Moin, Die Bivalenz-HZ hatte ich auf 2° gestellt, damit die Bude auch ohne Notbetrieb geheizt wird. Ich hatte die Zuteilung auf 3 gestellt. Mein Gedanke war, dass die WP zusätzliche Energie zum Abtauen benötigt und man mit zusätzlicher Energie aus einem Teufelskreis rauskommt… Ist aber nicht so. Der Integralanteil ist auf Standard eingestellt. Das kann man sich im Nachgang sicherlich anschauen. Es sollte aber keine Fehlerquelle sein. Zudem kann ich nicht sagen, was der Wert aussagt :) Daher die Standard Einstellung. Das Thema Volumenstrom werde ich einmal genauer betrachten. Alle Stellantriebe sind geöffnet (Raumthermostatte)… Ich werde dieses in den Verteilern noch mal kontrollieren. Gestern hatte ich im Verteiler im OG geschaut. Das sah alles offen aus. Nehme ich aber mit für heute. Der Abgleich sollte bei der Installation erfolgt sein. Vor knapp 2 Jahren hatten wir auch noch keine Probleme. Die Pumpe steht auf 60% (WW&HZ) und der Druck liegt bei 1,85 bar lt. Druckanzeige und 1,7 bar lt. ISG. Aus meiner Sicht gibt es ein Problem mit dem Abtauen des Verdampfers, da ich nach meinem Nachteinsatz mit Abtauen per Hand (spülen) und der wieder Inbetriebnahme, einen schön langen Takt hatte (über 90 Minuten). Ich weiß nicht, ob in der Zeit auch genug wärme Produziert wurde… Aber der lange Takt war für mich erstmal in Ordnung. Auch wenn ich eine lange Phase den Notbetrieb eingeschaltet habe, taktet er das erste mal deutlich länger und dann geht es in immer kürzere Takte über. Das Abtauen des LLWT kann ich noch nicht ganz greifen. Ist das nicht der Kreuzlüfter? Oder ist das der kleine Wärmetauscher dahinter? Was macht der und wie taut der ab? Ich bin der Meinung, dass das ein 3Wegeventil gewechselt wurde. Der Kollege war auf Fehlersuche und hat Irgendwann dieses Ventil gefunden. DIE WP lief danach besser, aber es war nicht im Winter und wir brauchten keine Wärme. Daher nun schwer zu sagen… Vor den Kanälen hängt nichts. Sie sind nicht vereist oder ähnliches. Der Zuluftkanal ist zudem geschützt (Carport). Da war auch kein Schnee oder ähnliches. Auf der Fahrt zur Firma versuche ich mich mal wieder beim Werkskundendienst. Vielen Dank für deinen Input. Ich schaue mir das heute Abend mal an. Danke und Gruß Nils
|
| | Zeit:
03.02.2026 10:29:26 |
Aus meinem Telefonat ist folgendes hervorgegangen: - Die Heizung/ der Verdampfer taut nicht vernünftig ab - Der Volumenstrom ist zu niedrig (sollte bei 16 ltr. liegen) Der niedrige Volumenstrom kann mit dem schlechten Abtauen einhergehen. Wenn die WP abtaut, ist der Vol.strom niedriger (lt. Kundendienst). Ich werde nun als nächstes schauen, ob es mechanische Gründe hat warum der Vol.strom so niedrig sind. Drehe die Pumpe via Hand doch und schaue wie es sich verändert. Warum die WP nicht vernünftig abtaut, kann mir der Kollege auch nicht aus der Ferne sagen. Mal schauen. Gruß Nils
|
| | Zeit:
03.02.2026 10:38:32 |
Du kannst die HK Pumpe auf 80 oder 90 stellen. WW sollte bei 60 bleiben soweit ich es in Erinnerung habe.
|
| | Zeit:
03.02.2026 10:44:42 |
Det Mindestvolumenstrom für das Gerät liegt bei 11,7 Liter/min. Dass der beim Abtauen sinkt habe ich noch nicht beobachtet. Aber egal, je mehr umso besser.
Ich habe übrigens auch nur ca 14l/min, bei 190m2.
|
| | Zeit:
03.02.2026 10:56:21 |
In der Bedienungsanleitung der LWZ404 Trend steht bei Mindestvolumenstrom 0,9 m3, was 900 Liter/h entspricht, somit 15 l/min.
|